Fastnetmon Advanced ClickHouse
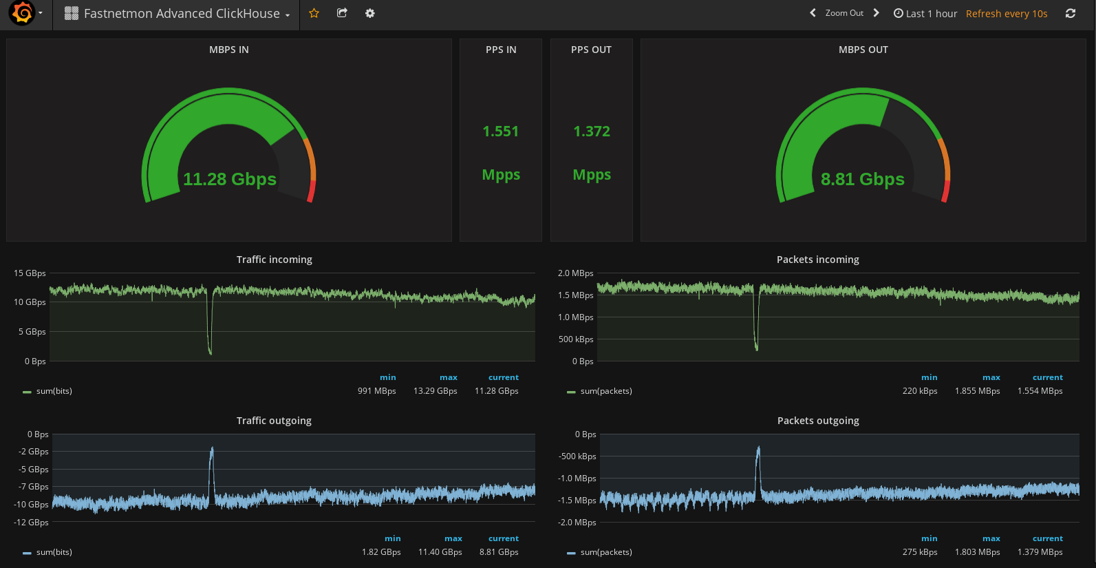
Fastnetmon ADVANCED metrics with ClickHouse backend
Fastnetmon ADVANCED metics with ClickHouse backend
Data source config
Collector config:
Upload an updated version of an exported dashboard.json file from Grafana
| Revision | Description | Created | |
|---|---|---|---|
| Download |
ClickHouse
Monitor ClickHouse with Grafana. Easily keep tabs on your instance or cluster with Grafana Cloud's out-of-the-box monitoring solution.
Learn more