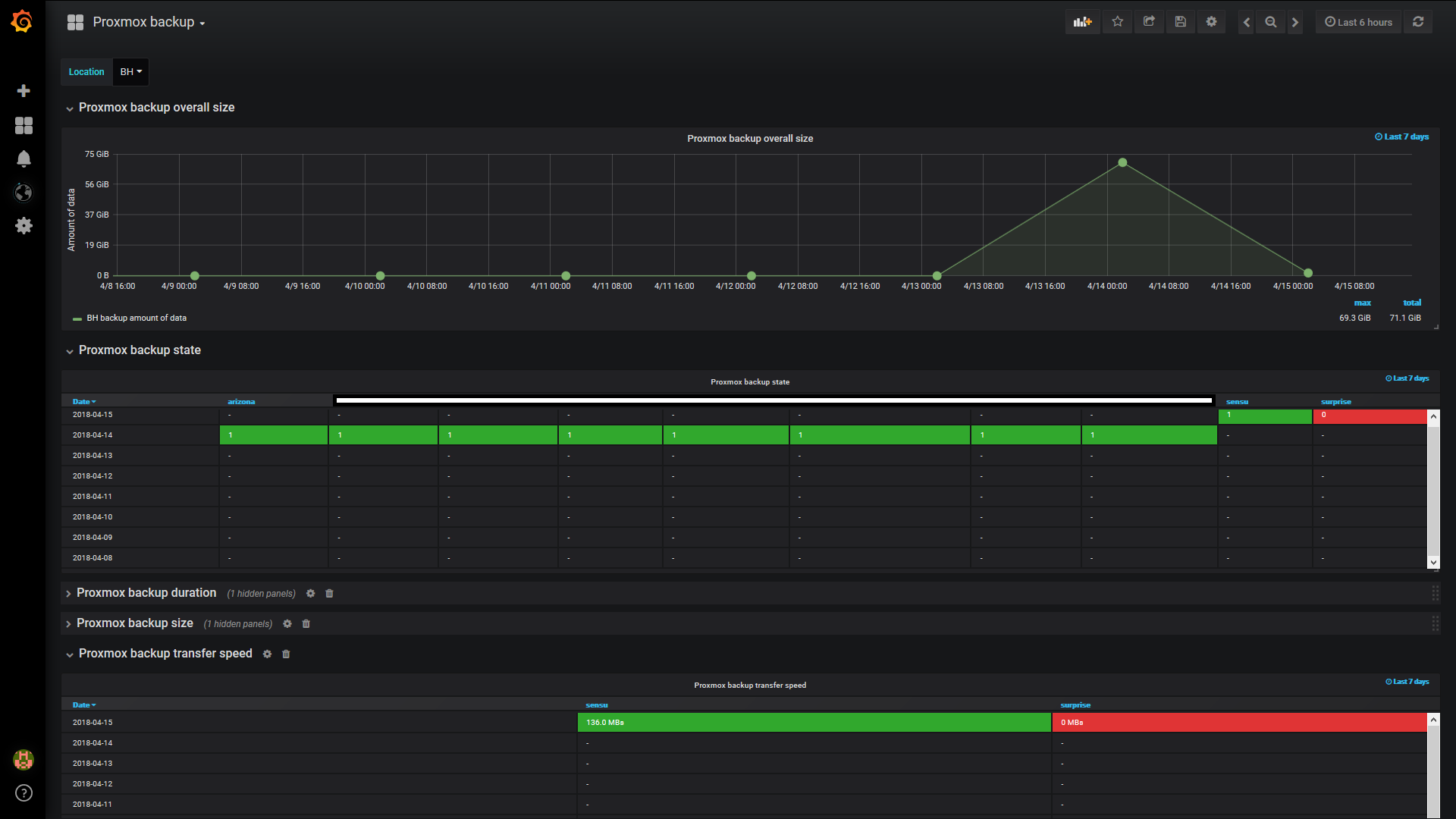
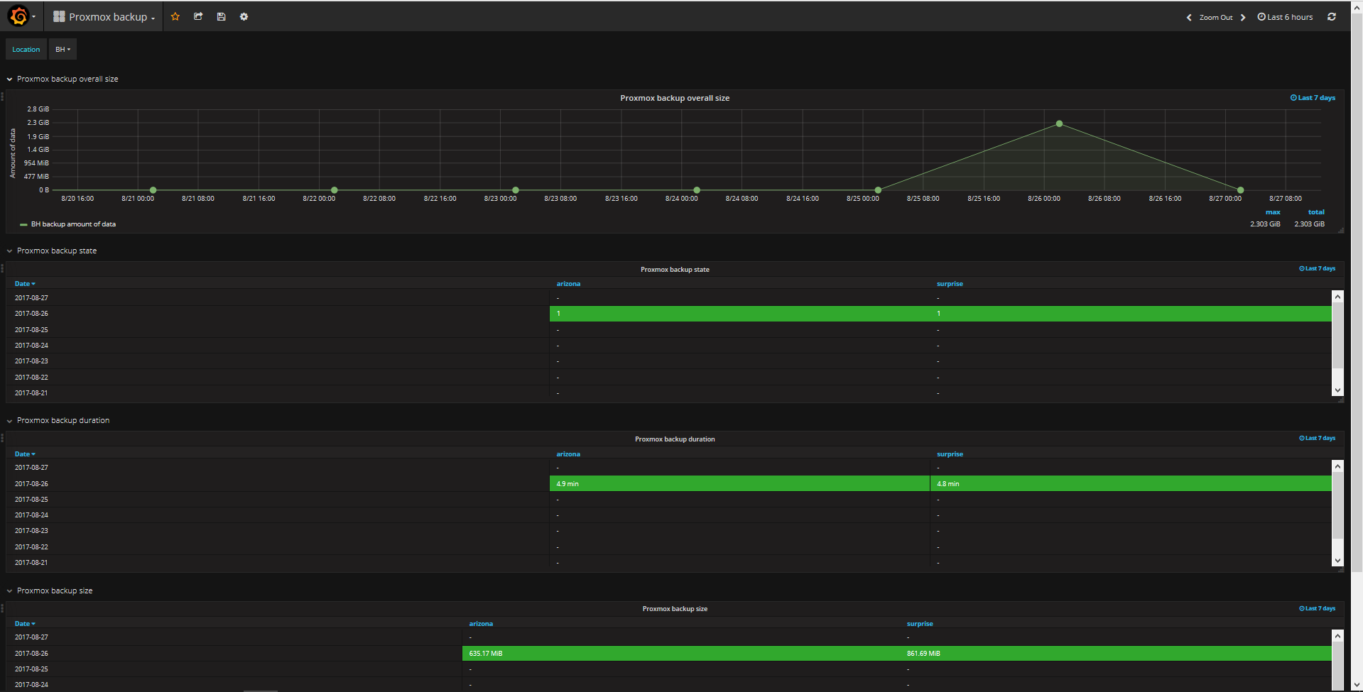
Proxmox backup
Some statistics for Proxmox backups.
#########################
2018.04.15. Update: Transfer speed added (needs new script, you can find on github)
#########################
Some statistics for Proxmox backups. Can handle multiple locations (templated). Data collected via custom script, based on vzdump hooks.
You can find it here:
Data source config
Collector config:
Upload an updated version of an exported dashboard.json file from Grafana
| Revision | Description | Created | |
|---|---|---|---|
| Download |
