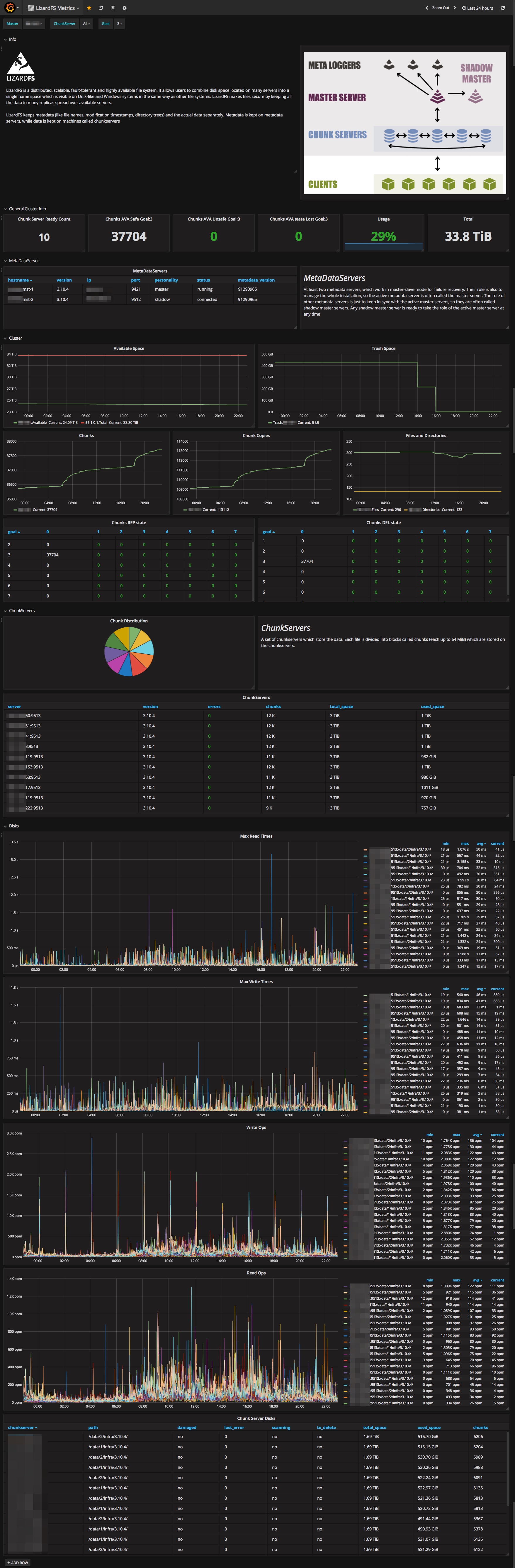
LizardFS Metrics
This plugin/script for Telegraf will collect the metrics from LizardFS and stores it into InfluxDB, then you can view your metrics in Grafana on a templated dashboard.
This plugin/script for Telegraf will collect the metrics from LizardFS and stores it into InfluxDB, then you can view your metrics in Grafana on a templated dashboard.
Full description at https://blog.kruyt.org/lizardfs-in-grafana/
Pre install
Make sure you have installed InfluxDB as the time-series database Telegraf as the collector first.
Install
Get all the files, at My GitHub page.
- Put lizardfs.conf and lizardfs.sh in your
/etc/telegraf/telegraf.ddirectory. - Edit the file lizardfs.sh and change LFSADMIN variable as appropriate for your lizardfs-admin binary.
- Edit the file lizardfs.sh and change the LIZARDHOSTS to your lizardmaster, you can add multple liardclusters here as needed.
Test
test with:
telegraf --test --config /etc/telegraf/telegraf.d/lizardfs.conf
It should produce some thing like this:
* Plugin: inputs.exec, Collection 1
> lizard_info,lizardmaster=192.168.0.1,host=lxh-sysa-005 FS_objects=470118,Directories=36961,Files=432583,Memory_usage=198946816,Total_space=37159571947520,Available_space=22595288821760,Trash_files=0,Chunk_copies=643179,Regular_copies_deprecated=643179,Trash_space=0,Reserved_space=0,Reserved_files=0,Chunks=214393 1502747150000000000
> lizard_ready-chunkservers-count,lizardmaster=192.168.0.1,host=lxh-sysa-005 chunkservers-count=10 1502747150000000000
> lizard_chunks-health,state=AVA,goal=1,host=lxh-sysa-005,lizardmaster=192.168.0.1 safe=0,unsafe=0,lost=0 1502747150000000000
> lizard_chunks-health,goal=2,host=lxh-sysa-005,lizardmaster=192.168.0.1,state=AVA unsafe=0,lost=0,safe=0 1502747150000000000
> lizard_chunks-health,lizardmaster=192.168.0.1,state=AVA,goal=3,host=lxh-sysa-005 unsafe=0,lost=0,safe=214393 1502747150000000000
snip
> lizard_disks,lizardmaster=192.168.0.1,chunkserver=192.168.174.63:9533,path=/data/1/data/3.10.4/,host=lxh-sysa-005 max_fsync_time=0,used_space=705392361472,chunks=32392,read_bytes=0,max_write_time=0,read_ops=0,fsync_ops=0,to_delete="no",damaged="no",scanning="no",written_bytes=0,max_read_time=0,last_error="0",total_space=1857978597376,write_ops=0 1502747150000000000
Restart telegraf
execute:
service telegraf restart
After this it should log the statistics of LizardFS in InfluxDB. Now you can import the dashboard Grafana LizardFS Metrics.json for LizardFS in Grafana.
Data source config
Collector config:
Upload an updated version of an exported dashboard.json file from Grafana
| Revision | Description | Created | |
|---|---|---|---|
| Download |
