Zabbix Server 3.2.X Dynamic Dashboards
Displays metrics collected by the host Zabbix Server
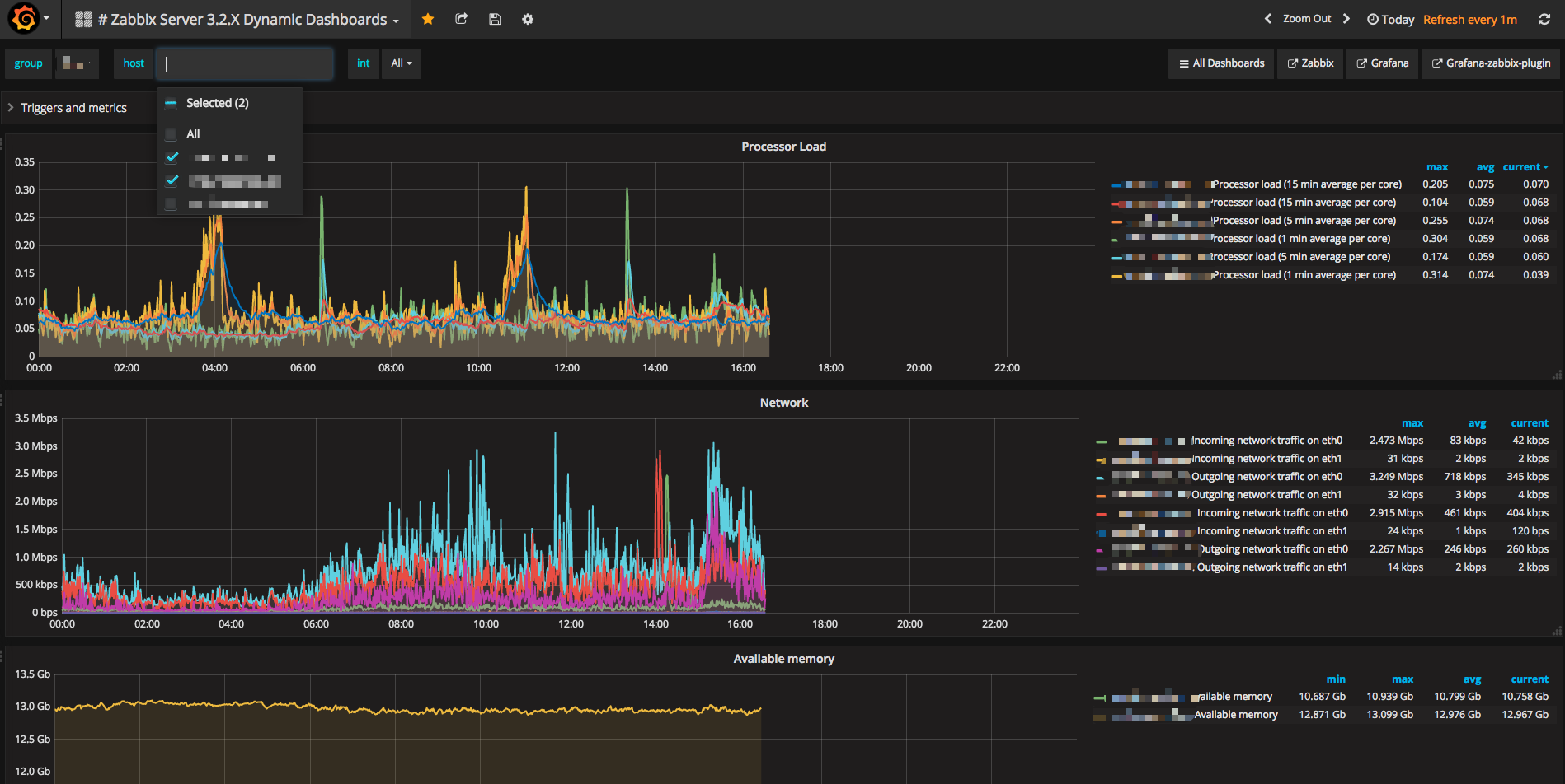
Zabbix 3.2.X Dynamic dashboards
- Dynamic variable support
- Triggers,Load,Network,Disk,Memory,Processes,Nginx,PHP-FPM display
Data source config
Collector config:
Upload an updated version of an exported dashboard.json file from Grafana
| Revision | Description | Created | |
|---|---|---|---|
| Download |
