Telastic
Elastic based telegraf metrics dashboard
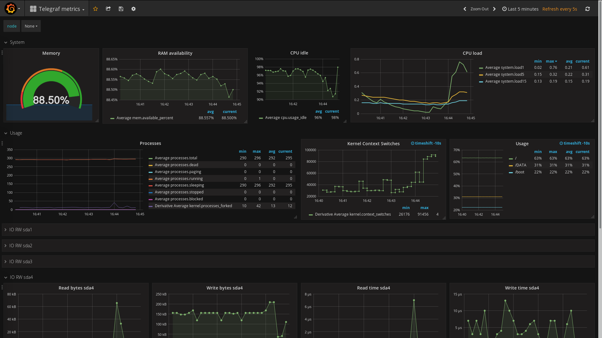
Displays a Grafana dashboard of Telegraf collected metrics stored in Elastic
Data source config
Collector type:
Collector plugins:
Collector config:
Revisions
Upload an updated version of an exported dashboard.json file from Grafana
| Revision | Description | Created | |
|---|---|---|---|
| Download |