Dual Band Monitoring
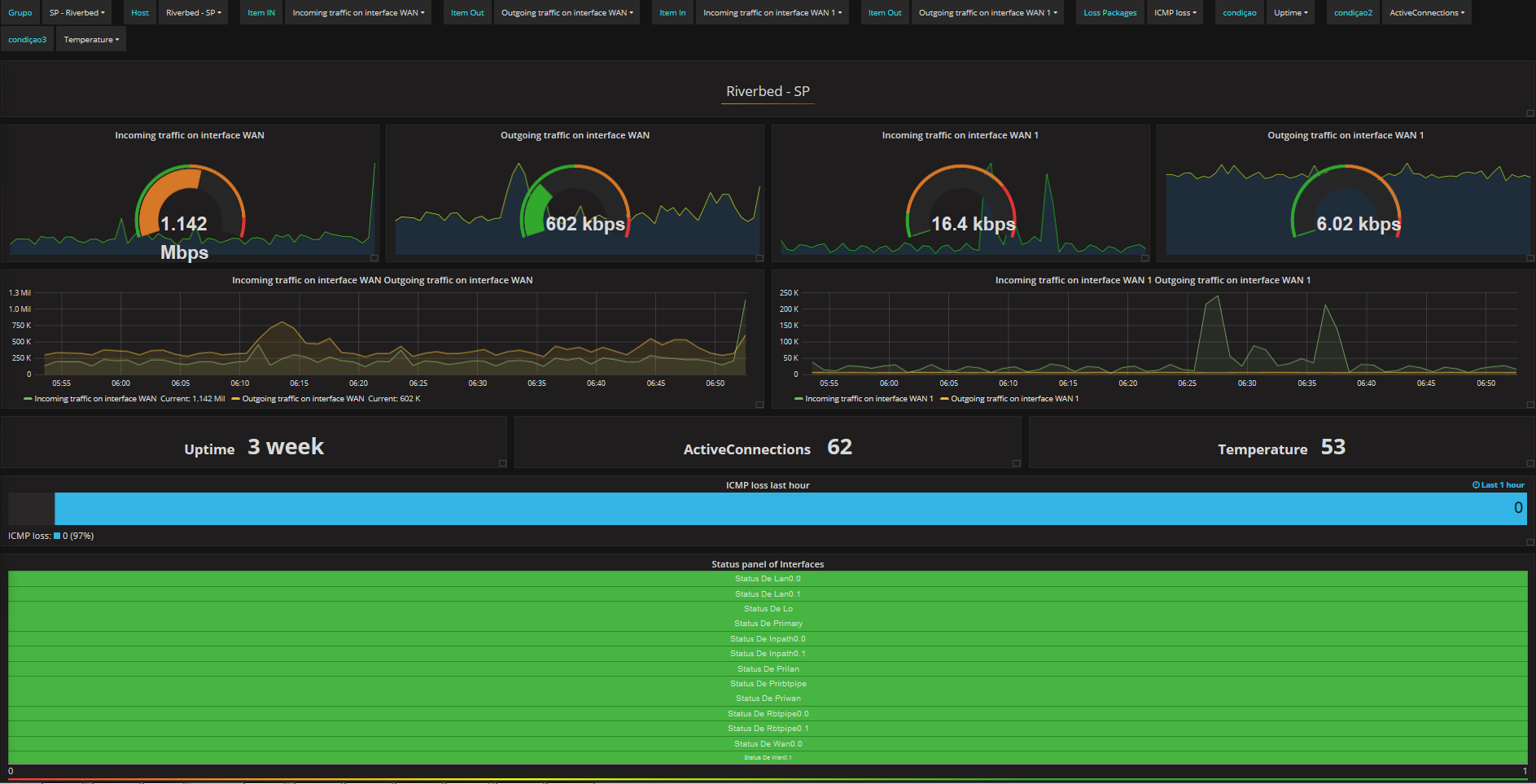
Dashboard para Monitoramento de banda, podendo selecionar as variaveis de grupo, host e Itens
Dashboard para Monitoramento de banda, podendo selecionar as variaveis de grupo, host e Itens
Data source config
Collector config:
Upload an updated version of an exported dashboard.json file from Grafana
| Revision | Description | Created | |
|---|---|---|---|
| Download |
