Qdrant Observatory

Per-collection, per-shard, cluster health and search performance for self-hosted Qdrant. Powered by qdrant-exporter.

Qdrant Observatory screenshot 1
Qdrant Observatory screenshot 2
Qdrant Observatory screenshot 3
Qdrant Observatory screenshot 4
Qdrant Observatory screenshot 5
Qdrant Observatory screenshot 6

Qdrant Observatory — Grafana Dashboard

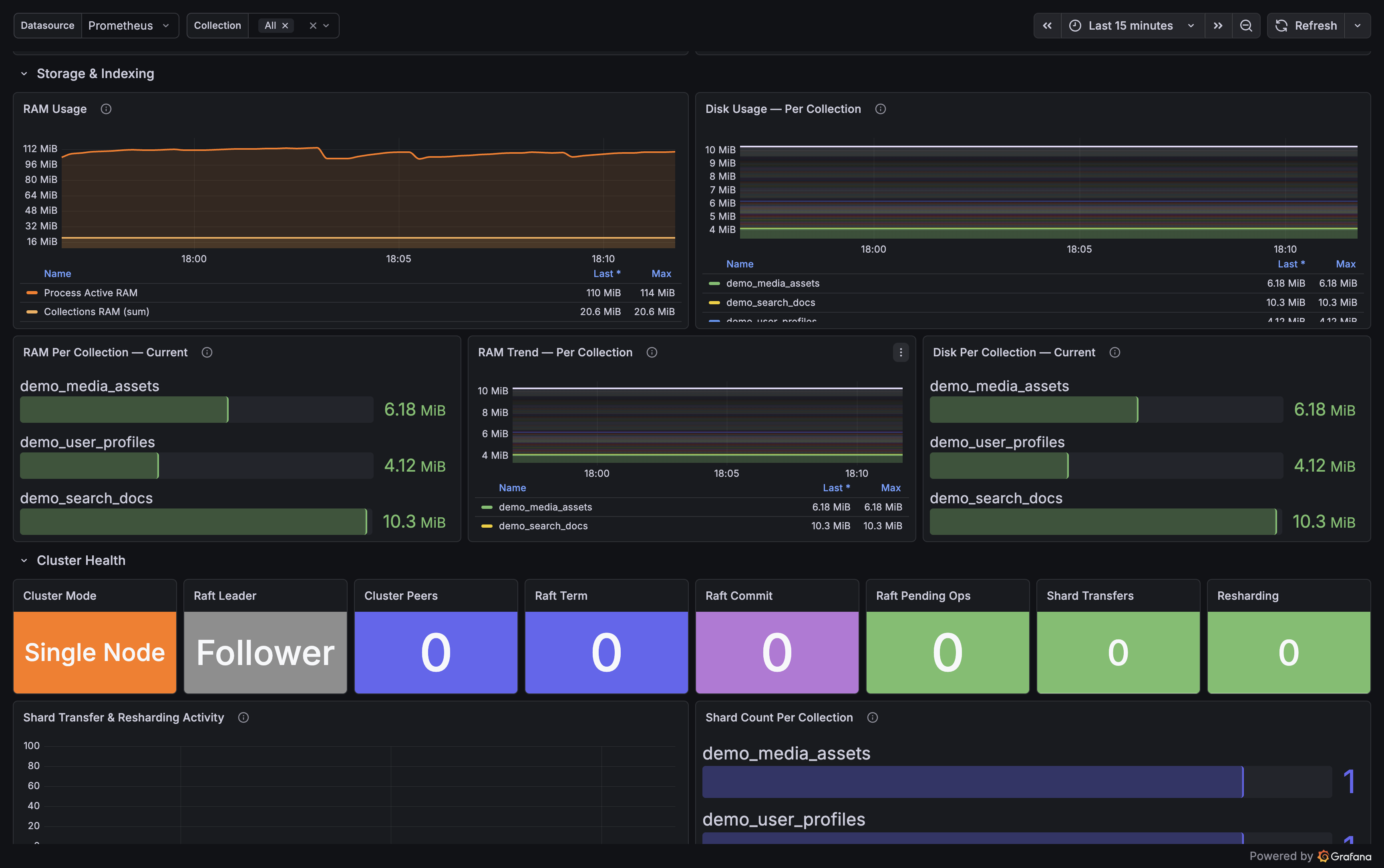
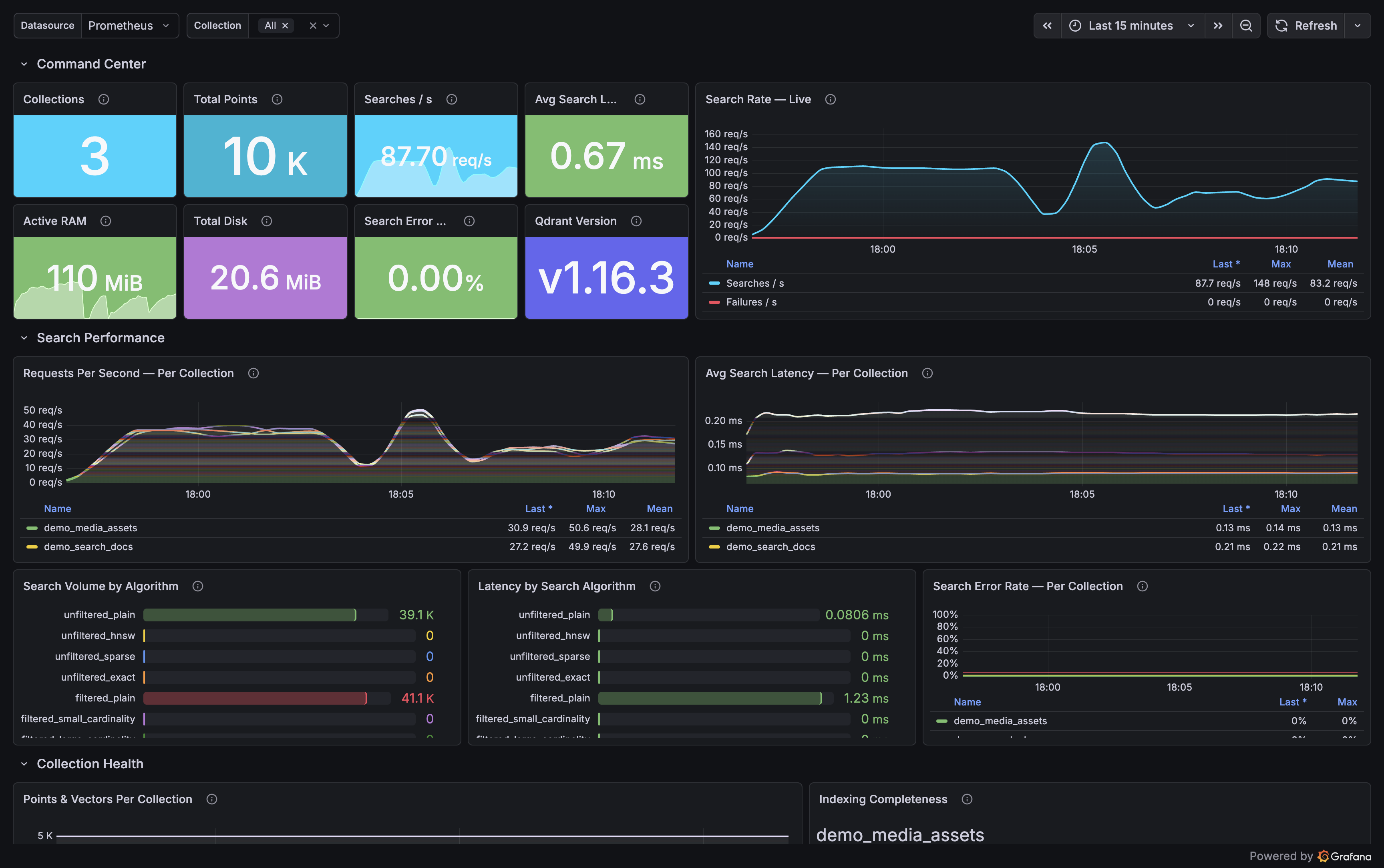
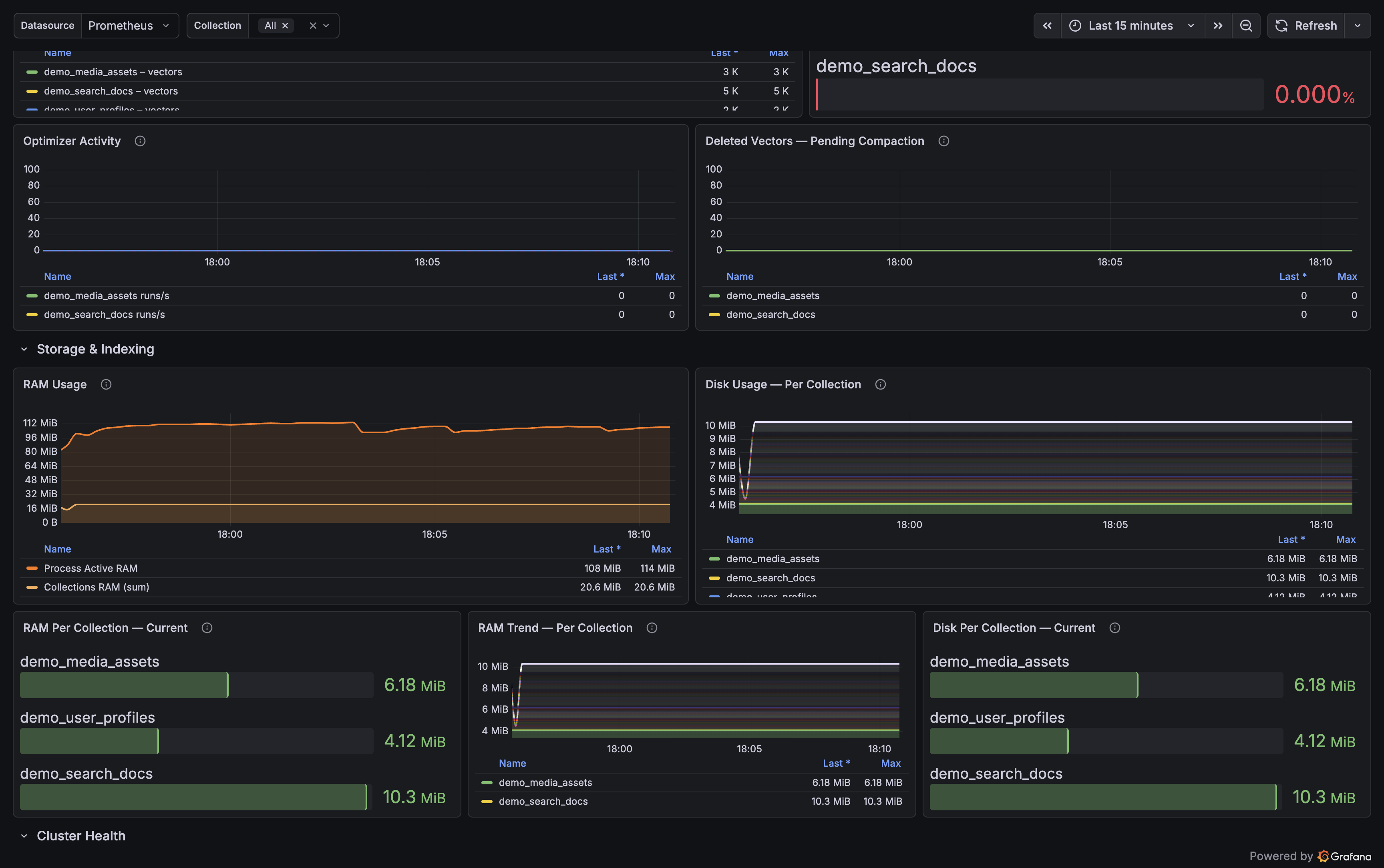
A full observability dashboard for self-hosted Qdrant — surfaces per-collection, per-shard, cluster health, and search performance metrics that Qdrant's native /metrics endpoint doesn't expose.

Powered by qdrant-exporter, an open-source Prometheus exporter that reads from Qdrant's /telemetry and /cluster JSON endpoints and converts them into Prometheus metrics.


What's in this dashboard

29 panels across 4 rows:

RowWhat it shows
Command CenterTotal collections, vectors, points, memory usage, cluster status
CollectionsPer-collection vector counts, indexed ratio, shard states, optimizer status
PerformanceSearch rate by type, average latency, optimizer activity, deleted vectors
ClusterRaft term/commit, peer count, active shard transfers, resharding operations

Key metrics not available in native Qdrant /metrics:

  • Vectors and points per collection
  • Indexed vectors ratio — below 1.0 means searches may fall back to brute force
  • Live optimizer state per collection
  • Search latency broken down by search path type (HNSW, plain, filtered, exact, sparse)
  • Shard transfer progress
  • Raft consensus health

Requirements

  • Grafana 10+
  • Prometheus scraping qdrant-exporter on port 9153
  • Qdrant v1.7.0+ (fully tested on v1.13.0 – v1.17.1)

Setup

The easiest way is via the bundled Docker Compose in the exporter repo — one command gives you Qdrant, the exporter, Prometheus, and this dashboard fully wired:

# Full stack from scratch
docker compose --profile fullstack up -d

Or attach to an existing Qdrant on localhost:6333

docker compose –profile monitoring up -d

Grafana opens at http://localhost:3000 (admin / admin) with the dashboard auto-provisioned.

For manual setup, import qdrant-overview.json and point the DS_PROMETHEUS input at the Prometheus instance that scrapes qdrant-exporter.


Revisions
RevisionDescriptionCreated

Get this dashboard

Import the dashboard template

or

Download JSON

Datasource
Dependencies