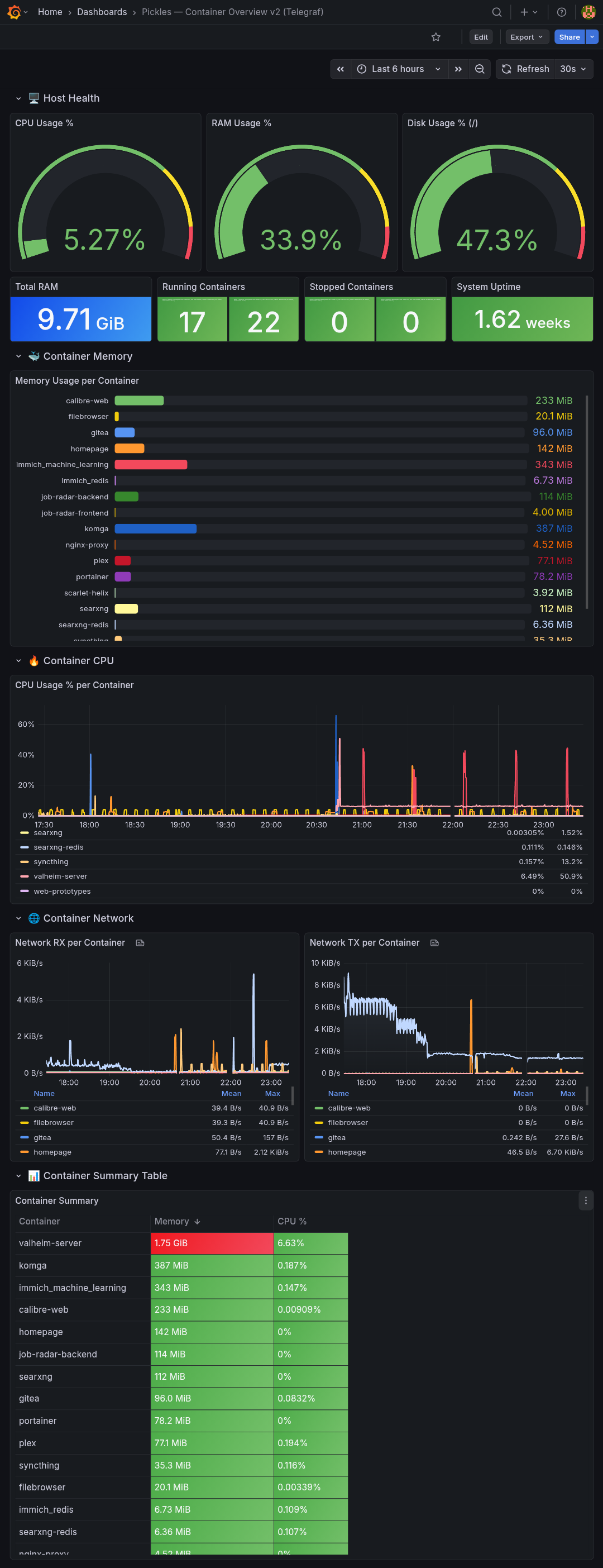
Docker Container Monitoring — Telegraf + Prometheus (no cAdvisor)

A homelab-focused Docker container dashboard for setups using Telegraf's Docker socket input plugin with Prometheus output — no cAdvisor required. Built for environments where cAdvisor fails due to cgroup v2 incompatibility or non-standard Docker data roots. Panels: host CPU/RAM/disk gauges (via node_exporter), per-container memory bar gauge (deduplicated), CPU % time series, network RX/TX, and a colour-coded summary table sorted by memory usage. Tested on Proxmox + Docker Compose with Telegraf → prometheus_client → Prometheus → Grafana.

Docker Container Monitoring — Telegraf + Prometheus (no cAdvisor) screenshot 1
Docker Container Monitoring — Telegraf + Prometheus (no cAdvisor) screenshot 2

Requirements

  • Telegraf with inputs.docker (Docker socket) and outputs.prometheus_client
  • Prometheus scraping Telegraf's metrics endpoint
  • node_exporter running on the host, scraped by Prometheus
  • Grafana with Prometheus as a data source

Why no cAdvisor?

cAdvisor fails silently on setups with cgroup v2 and non-standard Docker data roots. This dashboard uses Telegraf's Docker input plugin via the Docker socket instead, which works reliably in those environments.

Metrics used

  • docker_container_mem_usage — container memory
  • docker_container_cpu_usage_percent — container CPU
  • docker_container_net_rx_bytes / docker_container_net_tx_bytes — network
  • node_cpu_seconds_total — host CPU
  • node_memory_MemTotal_bytes / node_memory_MemAvailable_bytes — host RAM
  • node_filesystem_avail_bytes — host disk
  • docker_n_containers_running / docker_n_containers_stopped — container counts
Revisions
RevisionDescriptionCreated
Docker

Docker

by Grafana Labs
Grafana Labs solution

Easily monitor Docker with Grafana Cloud's out-of-the-box monitoring solution.

Learn more

Get this dashboard

Import the dashboard template

or

Download JSON

Datasource
Dependencies