Manticore Search

Monitoring dashboard for Manticore Search with Prometheus metrics: health, version, QPS, latency, memory, tables, cluster status, worker utilization, crashes, and restarts

Manticore Search screenshot 1
Manticore Search screenshot 2
Manticore Search screenshot 3
Manticore Search screenshot 4
Manticore Search screenshot 5
Manticore Search screenshot 6

Overview

This dashboard monitors Manticore Search through Prometheus metrics exposed on the metrics endpoint.

It provides visibility into:

  • instance health and uptime
  • component versions
  • current connections and connect latency
  • QPS and command throughput
  • search latency (p95/p99)
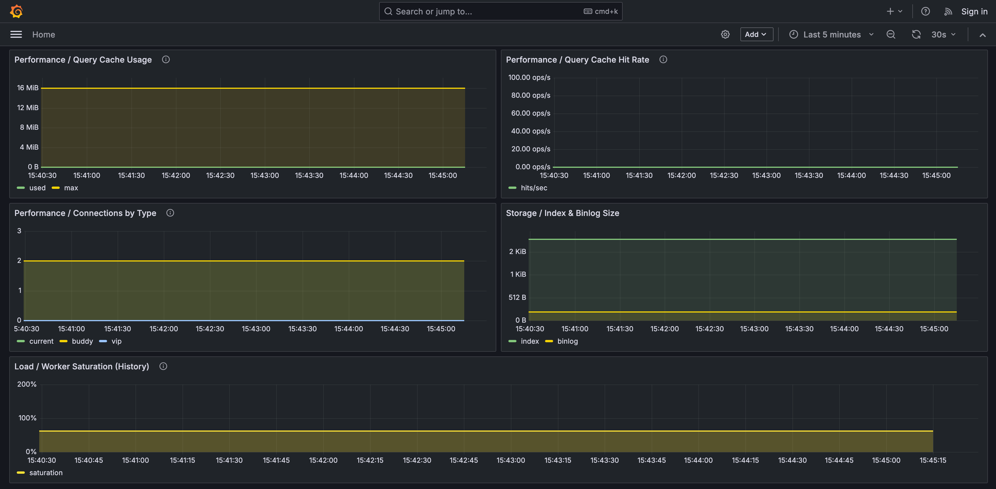
  • worker utilization and queue pressure
  • query cache usage and hit rate
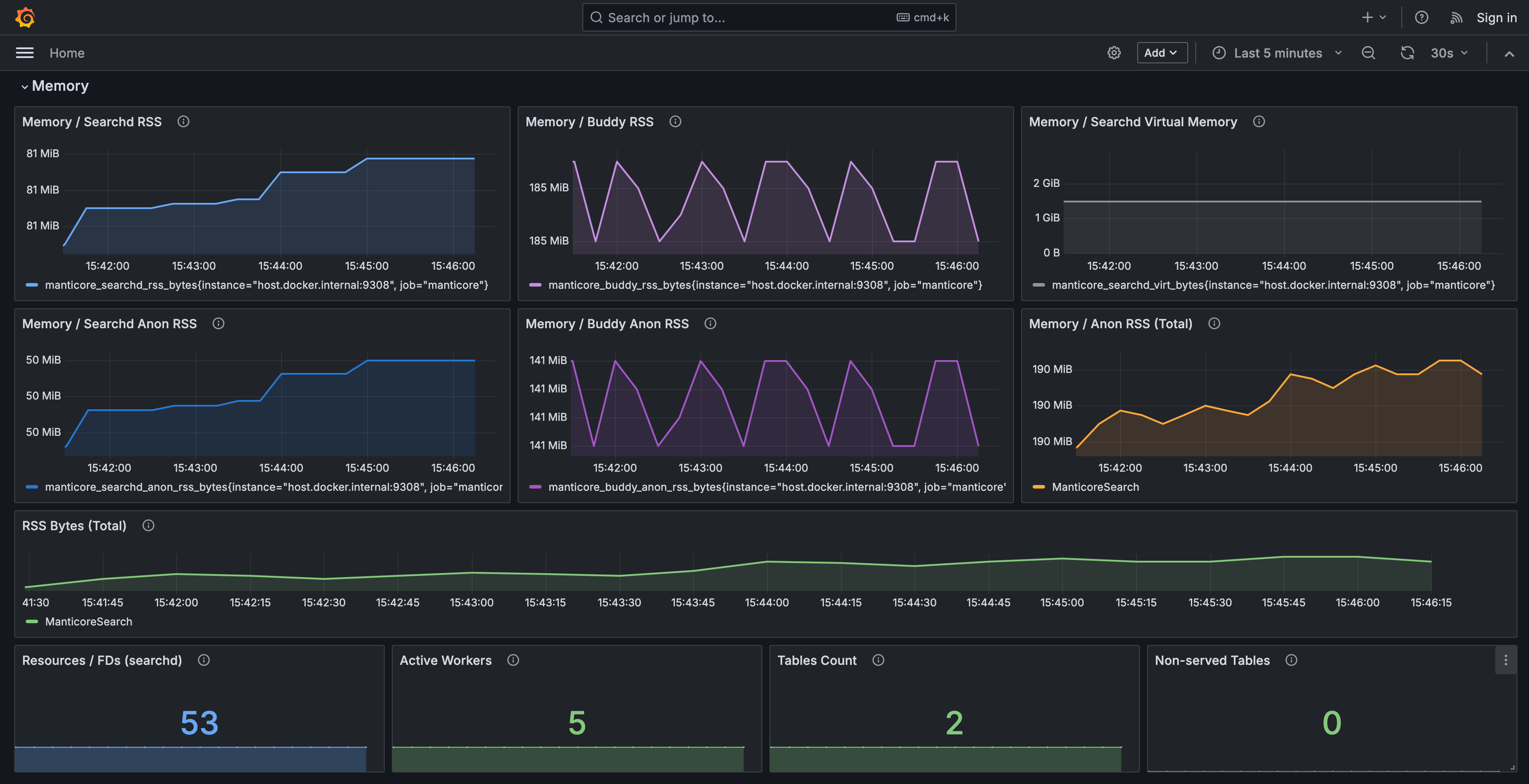
  • memory usage for searchd and Buddy
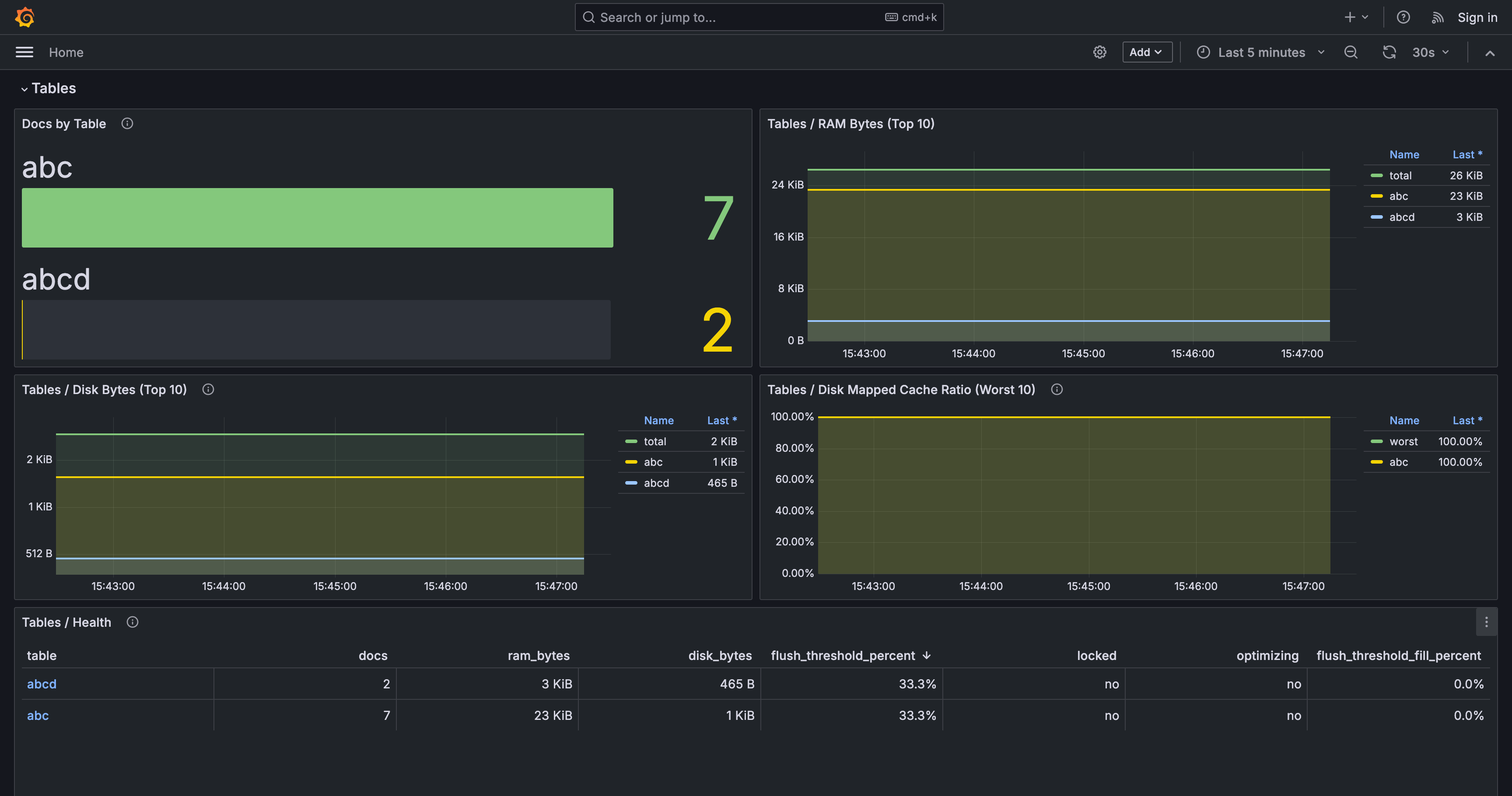
  • table-level RAM, disk, and document counts
  • cluster state and active node count
  • crashes, restarts, and maxed-out conditions

Requirements

  • Grafana
  • Prometheus
  • Manticore Search metrics enabled and scraped by Prometheus

Prometheus scrape target

Example:

scrape_configs:
  - job_name: manticoresearch
    static_configs:
      - targets:
          - localhost:9308

Variables

  • datasource: Prometheus datasource
  • job: Prometheus job label
  • instance: Manticore instance label
  • table: table filter
  • cluster: cluster filter

Notes

The dashboard includes header links to Slack, Forum, and Support pages via template constants.

Designed for Manticore Search environments where Prometheus collects metrics from one or more instances.

Revisions
RevisionDescriptionCreated

Get this dashboard

Import the dashboard template

or

Download JSON

Datasource
Dependencies