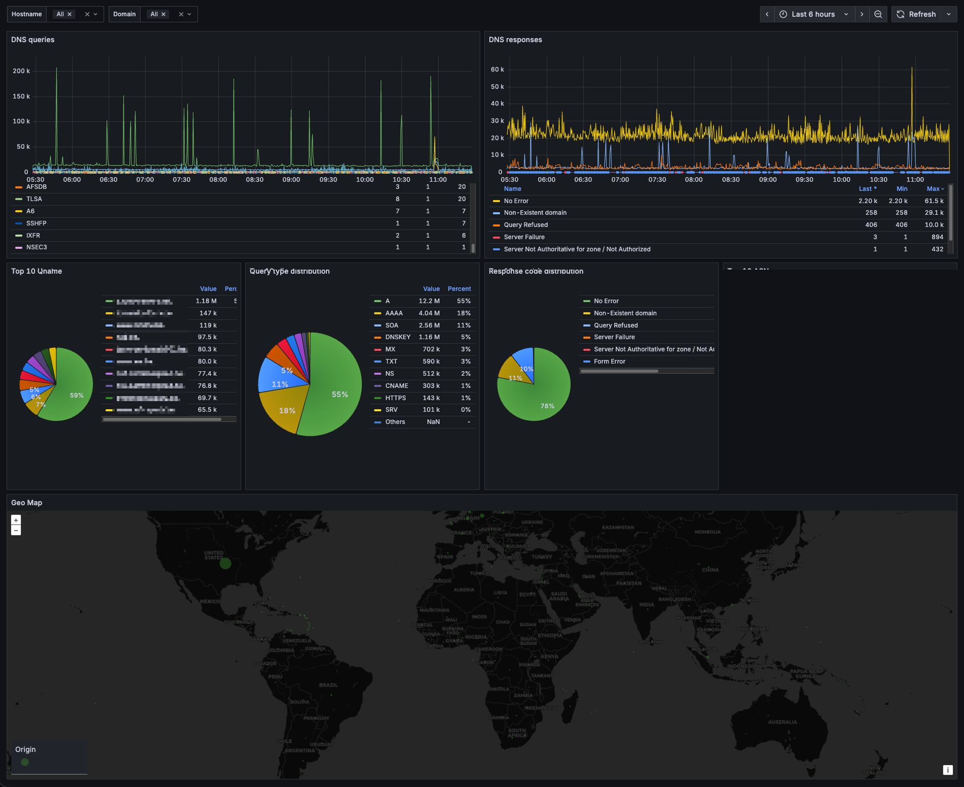
DNSdist Statistics [Domain View]
DNSdist statistics from logs. Per-domain query counts, response code breakdowns, geographic distribution of clients.
Read the blog "How I Dropped Fluentbit CPU From 90% to 3% While Building DNS Analytics" for more details.
Data source config
Collector type:
Collector plugins:
Collector config:
Revisions
Upload an updated version of an exported dashboard.json file from Grafana
| Revision | Description | Created | |
|---|---|---|---|
| Download |