Zero-cache

Zero-cache (Rocicorp Zero) (non-official dashboard) metrics: view-syncer, replication, mutations, CVR, hydration, IVM. Dashboard was created for version Zero 0.24, so there may be new metrics now. Metrics list: zero_sync_*, zero_replication_*, zero_mutation_*.

Zero-cache screenshot 1
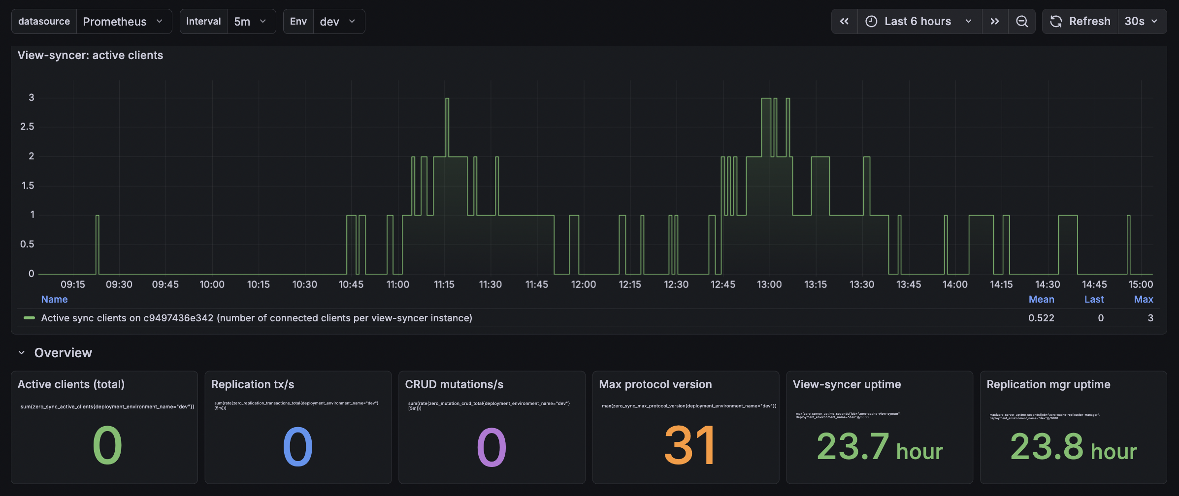
Zero-cache screenshot 2
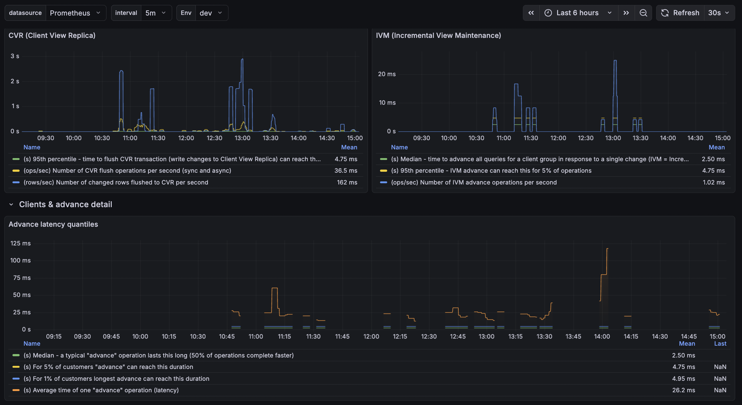
Zero-cache screenshot 3

Zero (Rocicorp Zero-cache) Dashboard

This dashboard visualizes Zero-cache metrics from Rocicorp Zero: view-syncer, replication manager, CVR (Client View Replica), hydration, and IVM (Incremental View Maintenance).

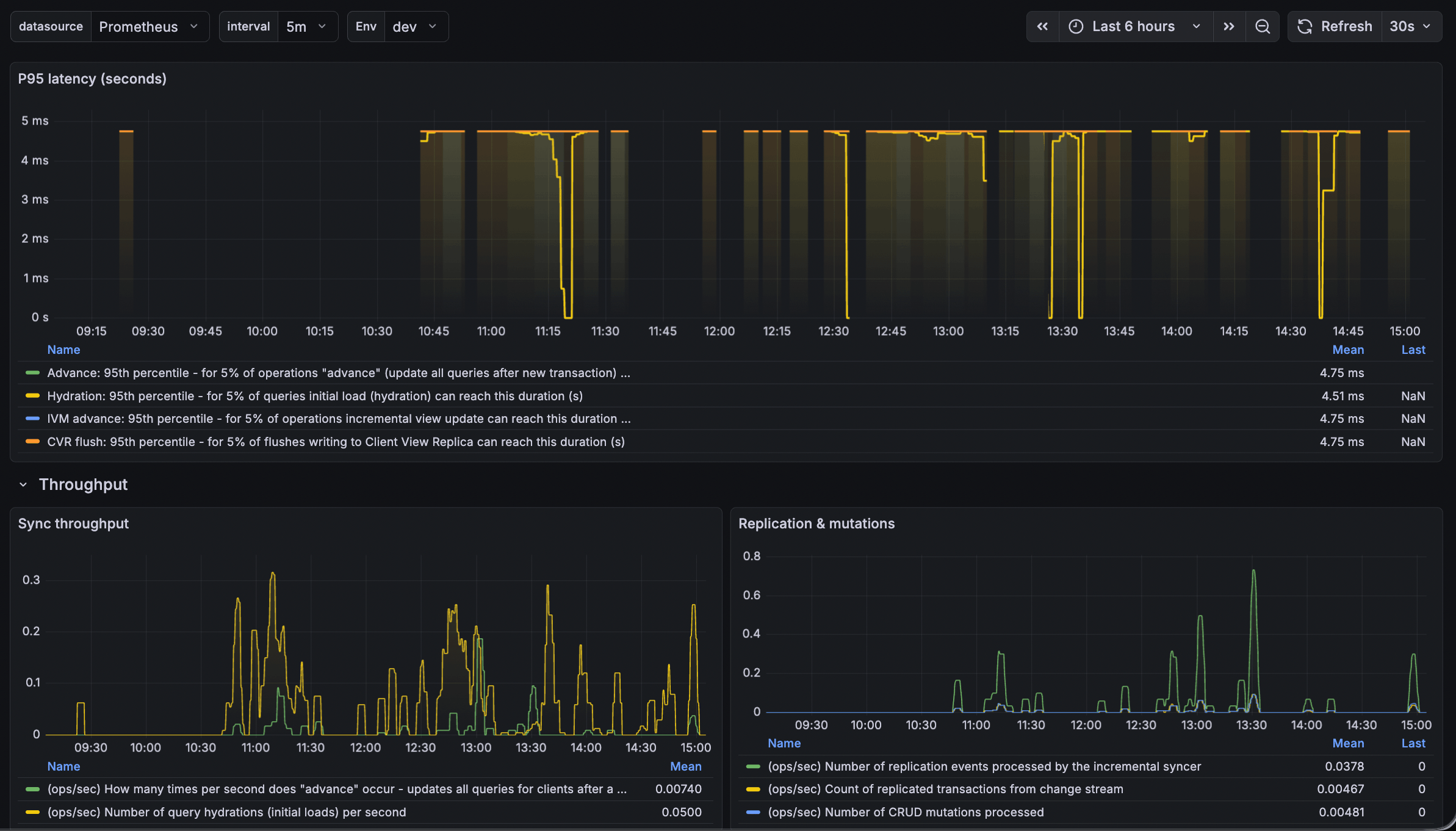
What the Dashboard Shows

SectionDescription
Active clientsConnected sync clients per view-syncer instance and total across the fleet.
OverviewKey stats: total active clients, replication tx/s, CRUD mutations/s, max protocol version, view-syncer and replication-manager uptimes.
P95 latency95th percentile latency for advance, hydration, IVM advance, and CVR flush operations.
ThroughputAdvance ops/s, hydration ops/s, replication events, transactions, and mutations.
Advance latency quantilesP50, P95, P99, and average for the "advance" operation.
CVR & IVMClient View Replica flush latency and throughput; IVM advance latency and throughput.
Hydration latencyP50, P95, P99, and average for query hydration (initial load).

Required Prometheus Metrics

The dashboard expects these metric families. All must be exposed to Prometheus (or compatible backends such as VictoriaMetrics, Mimir).

View-syncer (job="zero-cache-view-syncer")

  • zero_sync_active_clients — connected clients per instance
  • zero_sync_max_protocol_version — max protocol version
  • zero_sync_advance_time_seconds_bucket / _sum / _count — advance operation duration (histogram)
  • zero_sync_hydration_total — hydration operation count
  • zero_sync_hydration_time_seconds_bucket / _sum / _count — hydration duration
  • zero_sync_cvr_flush_time_seconds_bucket / _count — CVR flush duration
  • zero_sync_cvr_rows_flushed_total — rows flushed to CVR
  • zero_sync_ivm_advance_time_seconds_bucket / _count — IVM advance duration
  • zero_server_uptime_seconds — process uptime

Replication manager (job="zero-cache-replication-manager")

  • zero_replication_transactions_total
  • zero_replication_events_total
  • zero_mutation_crud_total
  • zero_server_uptime_seconds

Required Labels

  • deployment_environment_name — environment (e.g. dev, prod). Used for the Env variable and filtering.

How to Collect Metrics

Zero natively exports metrics via OpenTelemetry (OTLP). Point the Zero containers at an OTLP receiver; the receiver then exports to Prometheus or a Prometheus-compatible store.

Grafana Alloy as OTLP receiver

Configure Alloy to receive OTLP and remote-write to Prometheus/Mimir:

otelcol.receiver.otlp "default" {
  http { endpoint = "0.0.0.0:14318" }
  output {
    metrics = [otelcol.exporter.prometheus.default.input]
  }
}

otelcol.exporter.prometheus "default" { forward_to = [prometheus.remote_write.default.receiver] resource_to_telemetry_conversion = true }

Set environment variables on the Zero containers:

OTEL_EXPORTER_OTLP_ENDPOINT=http://your-alloy-host:14318
OTEL_RESOURCE_ATTRIBUTES=service.name=zero-cache-view-syncer,deployment.environment.name=dev

(Use zero-cache-replication-manager for the replication-manager service.)

Alloy will convert OTLP to Prometheus format; ensure deployment.environment.name is mapped to deployment_environment_name in the final metrics (e.g. via relabeling).

Dashboard Variables

  • Envdeployment_environment_name (from label_values(zero_server_uptime_seconds, deployment_environment_name)).
  • interval — aggregation window for rate queries (1m, 5m, 15m).

Histogram Note

The Zero OTEL exporter uses histogram bucket boundaries in milliseconds (e.g. 10, 100, 1000 ms). The dashboard divides quantiles by 1000 to convert to seconds. If your metrics use different units, adjust the queries accordingly.

Revisions
RevisionDescriptionCreated
Varnish Cache

Varnish Cache

by Grafana Labs
Grafana Labs solution

Easily monitor Varnish Cache, an open source web application accelerator, with Grafana Cloud's out-of-the-box monitoring solution.

Learn more

Get this dashboard

Import the dashboard template

or

Download JSON

Datasource
Dependencies