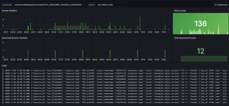
PCS Cloudwatch Logs

An AWS CloudWatch logs dashboard, for fetching CloudWatch logs by log groups with the possibility of searching by any terms to filter the log results (the log result contains all the metadata needed to debug: requestId, timestamp, logStream, ...). The dashboard contains the following: - Log results panel - Log results distribution panel - Total results panel - Incoming log events distribution panel - Total incoming log events panel

PCS Cloudwatch Logs screenshot 1
The PCS Cloudwatch Logs dashboard uses the cloudwatch data source to create a Grafana dashboard with the logs, stat and timeseries panels.
Revisions
RevisionDescriptionCreated
Grafana Loki (self-hosted)

Grafana Loki (self-hosted)

by Grafana Labs
Grafana Labs solution

Easily monitor Grafana Loki (self-hosted), a horizontally scalable, highly available, multi-tenant log aggregation system inspired by Prometheus, with Grafana Cloud's out-of-the-box monitoring solution.

Learn more

Get this dashboard

Import the dashboard template

or

Download JSON

Datasource
Dependencies