Windows 检测看板

Windows的Prometheus监控看板展示,增加了资源汇总展示,优化了明细展示。更新支持windows_exporter 0.22.0。

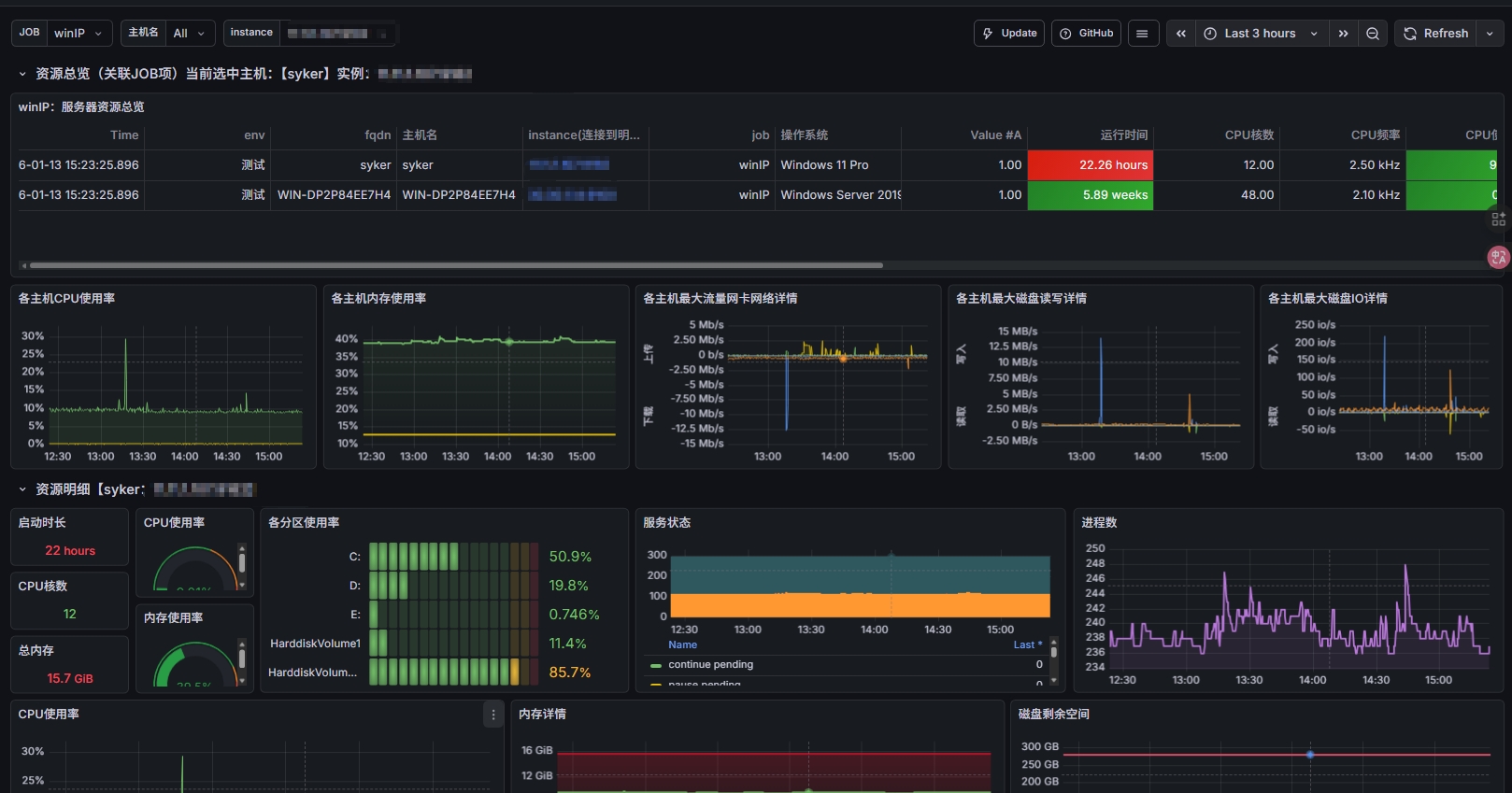
Windows 检测看板 screenshot 1
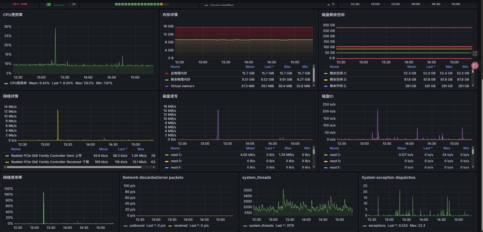
Windows 检测看板 screenshot 2
The Windows 检测看板 dashboard uses the prometheus data source to create a Grafana dashboard with the bargauge, gauge, stat, table and timeseries panels.
Revisions
RevisionDescriptionCreated
Windows

Windows

by Grafana Labs
Grafana Labs solution

Easily monitor your deployment of the Windows operating system with Grafana Cloud's out-of-the-box monitoring solution.

Learn more

Get this dashboard

Import the dashboard template

or

Download JSON

Datasource
Dependencies