Vitiscale
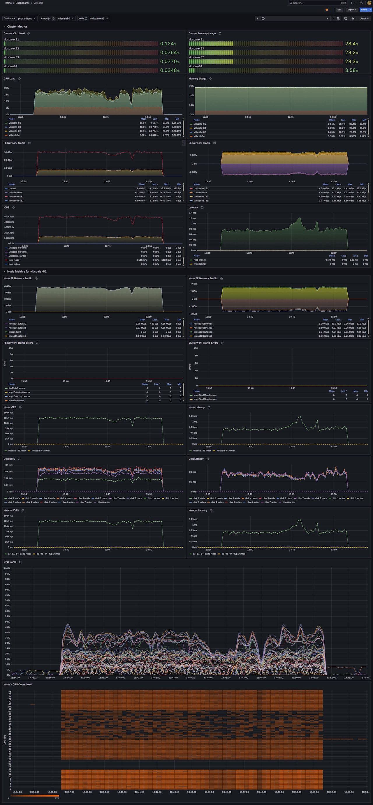
Vitiscale storage cluster monitoring dashboard with CPU, memory, disk, and network metrics
This dashboard uses Prometheus or a Prometheus-compatible data source that retrieves metrics directly from a vitiscale storage system via a built-in exporter available on the cluser management ip.
Data source config
Collector config:
Upload an updated version of an exported dashboard.json file from Grafana
| Revision | Description | Created | |
|---|---|---|---|
| Download |
