PostgreSQL Monitoring Dashboard
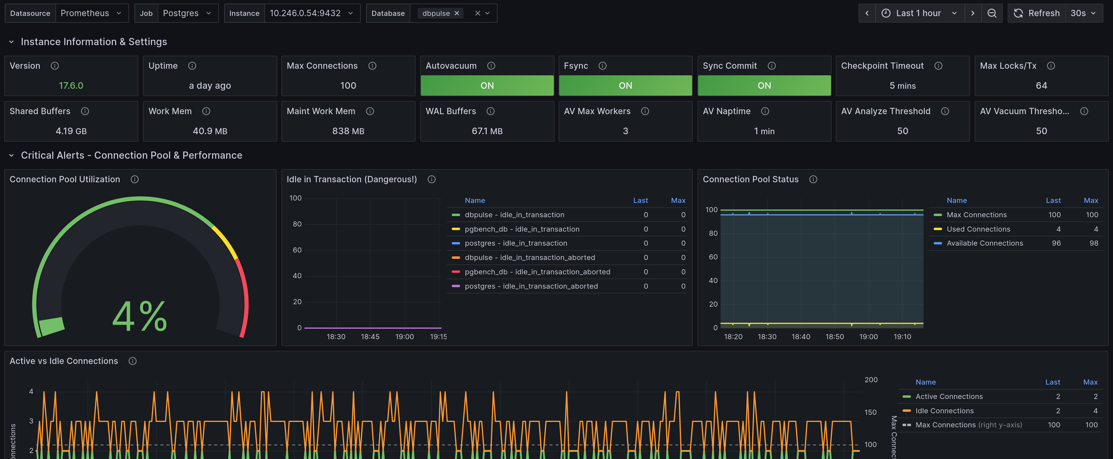
PostgreSQL Performance Monitoring Dashboard This dashboard provides comprehensive monitoring for PostgreSQL databases using pg_exporter metrics. KEY SECTIONS: - Instance Information: PostgreSQL version, settings, and uptime - Critical Alerts: Connection pool utilization and performance warnings - Connection Analysis: Active connections, idle transactions, and connection age - Query Performance: Top queries by execution time, calls, and I/O (requires pg_stat_statements extension) - Cache & I/O: Buffer cache hit ratios, shared buffers, and I/O operations - Locks & Blocking: Lock monitoring and blocking query detection - Vacuum & Maintenance: Autovacuum activity, table bloat, and maintenance statistics - Replication & WAL: Replication lag and WAL generation (if replication is configured) - Table Statistics: DML operations and table-level activity - Database Size: Database growth and size trends REQUIREMENTS: - PostgreSQL 12+ recommended - pg_stat_statements extension enabled for query performance metrics - Appropriate monitoring user permissions For more information, visit: https://github.com/nbari/pg_exporter
pg_exporter \
--collector.locks \
--collector.database \
--collector.stat \
--collector.replication \
--collector.index \
--collector.statementsFor more information: https://github.com/nbari/pg_exporter/tree/main/grafana
Data source config
Collector config:
Upload an updated version of an exported dashboard.json file from Grafana
| Revision | Description | Created | |
|---|---|---|---|
| Download |
PostgreSQL
Easily monitor your deployment of PostgreSQL, the open source relational database, with Grafana Cloud's out-of-the-box monitoring solution.
Learn more