No results.
There was an error with your request.
Grafana 12.4 is here — faster and easier data visualization, Git Sync for observability as code updates, and more.
All dashboards
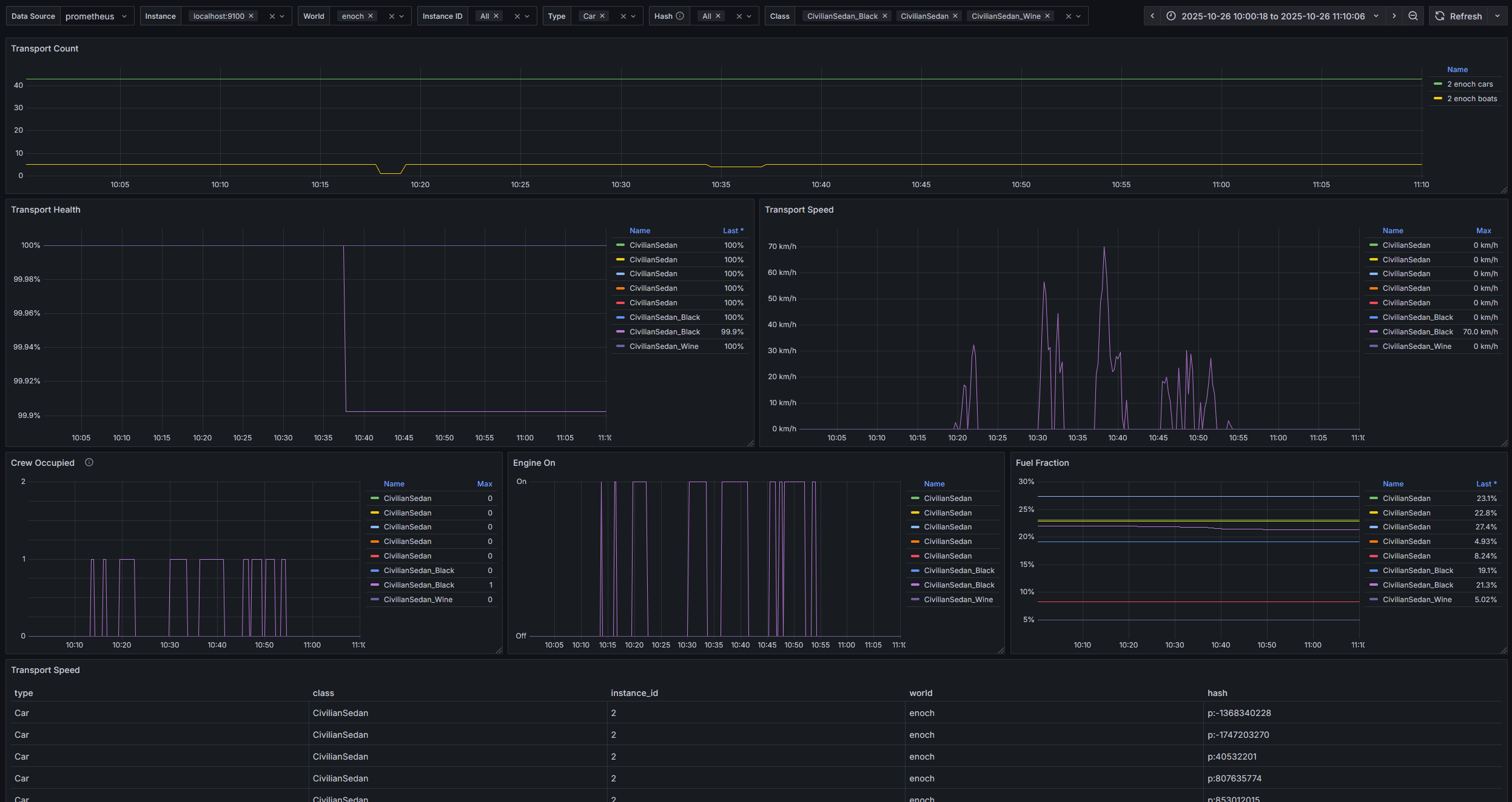
Transport detailed stats for MetricZ
Collect with MetricZ server mod for DayZ
Upload an updated version of an exported dashboard.json file from Grafana
Sign up for Grafana Cloud
Create free account
Import the dashboard template
Copy ID to clipboard
or
Download JSON