Codex
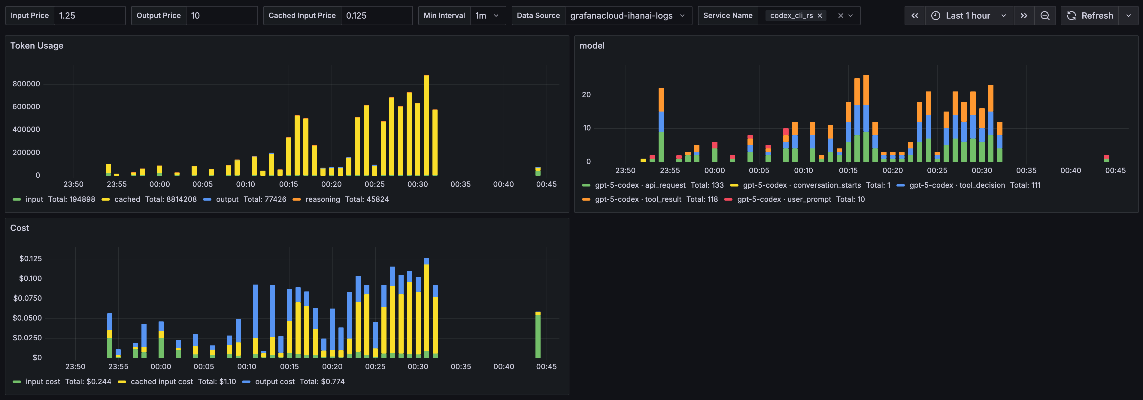
Analyze Codex request activity, token usage, cache behavior, and estimated cost from structured logs in Loki.
The Codex dashboard uses the loki data source to create a Grafana dashboard with the timeseries panel.
Data source config
Collector type:
Collector plugins:
Collector config:
Revisions
Upload an updated version of an exported dashboard.json file from Grafana
| Revision | Description | Created | |
|---|---|---|---|
| Download |