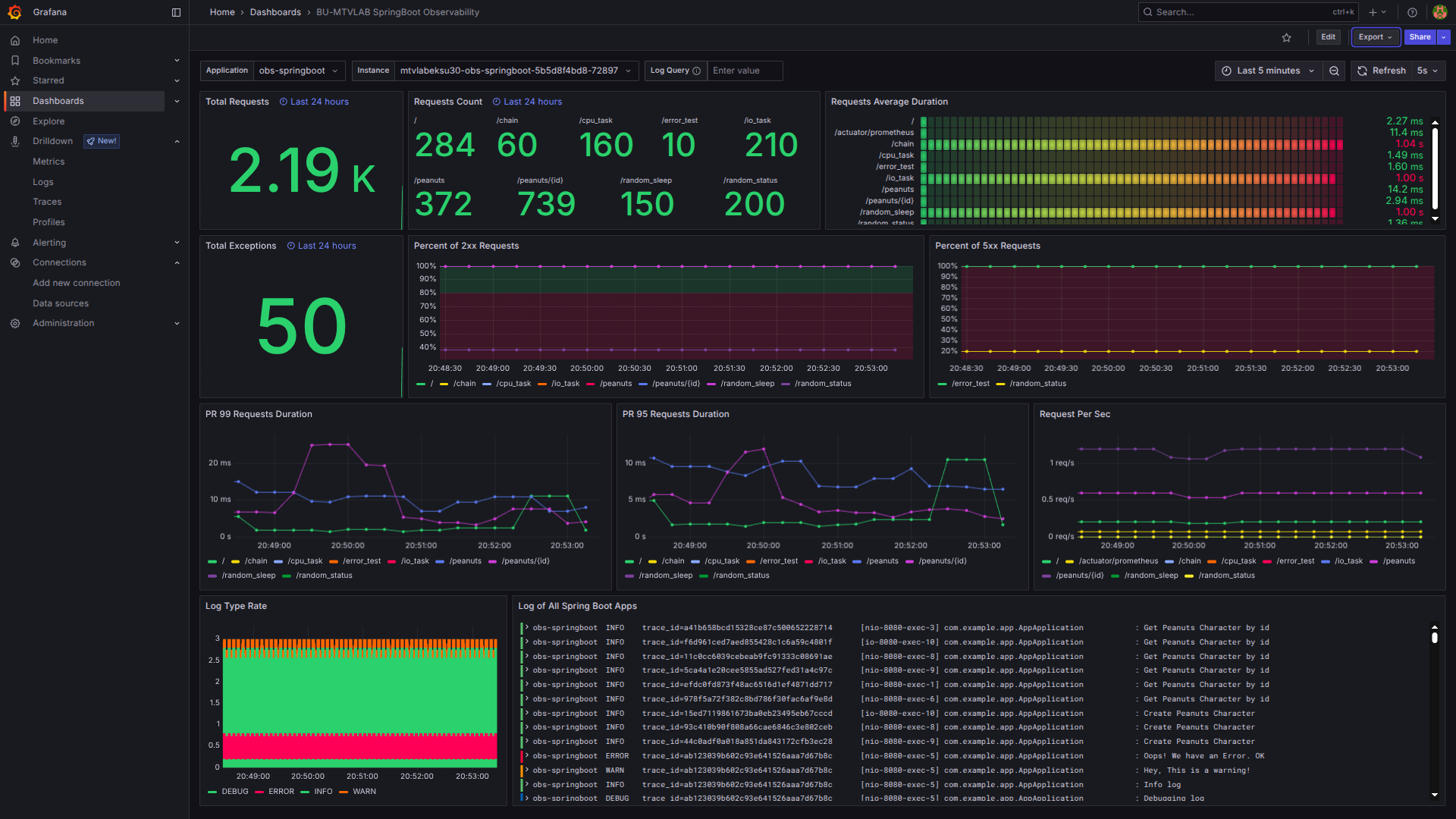
BU-MTVLAB SpringBoot Observability
To setup observability for spring boot apps - https://brainupgrade.in
Data source config
Collector config:
Upload an updated version of an exported dashboard.json file from Grafana
| Revision | Description | Created | |
|---|---|---|---|
| Download |
