Uptime Kuma [Flux]

Monitor all of your Uptime Kuma status information within an easily digestible Grafana Dashboard!

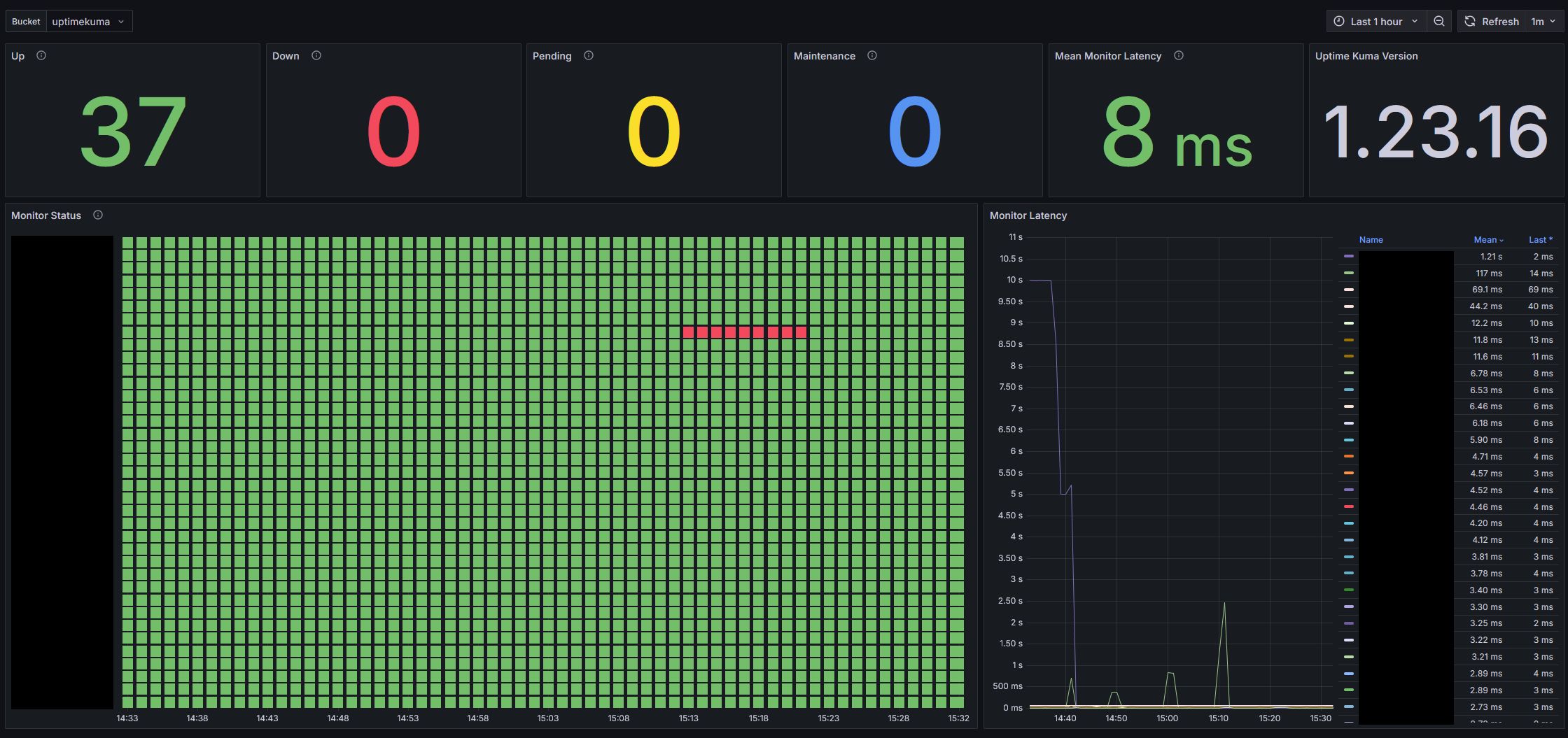
Uptime Kuma [Flux] screenshot 1

This dashboard displays metrics information for Uptime Kuma. This dashboard relies upon the official Prometheus metrics resource, but simply ingests this resource via an InfluxDB Scraper.

The setup here is relatively simple:

  1. Create a bucket within InfluxDB (v2 was used when making this dashboard)
  2. Create a scraper for your Uptime Kuma metrics within InfluxDB (https://<uptimekuma>/metrics*)
  3. Import this dashboard template
  4. Select your bucket from the dashboard Bucket variable

*Note that by default Uptime Kuma requires authentication in it's metrics resource. InfluxDB scrapers do not yet support any additional request headers or auth schemes. A simple remedy here is to utilize something like a reverse proxy, whereby a new route is defined that proxies to https://<uptimekuma>/metrics - this approach was used when making this dashboard (e.g. https://<uptimekuma>/metrics-noauth)

Aside from Uptime Kuma version information, monitor status, and monitor latency - certificate information is also available via metrics. Note that I don't have a personal need for this metrics information, but this dashboard could easily be supplemented to track those additional data.

Revisions
RevisionDescriptionCreated

Get this dashboard

Import the dashboard template

or

Download JSON

Datasource
Dependencies