HLF SmartBFT Dashboard

Comprehensive monitoring dashboard for Hyperledger Fabric networks using SmartBFT consensus algorithm. Tracks view changes, transaction processing, batch metrics, and pool performance.

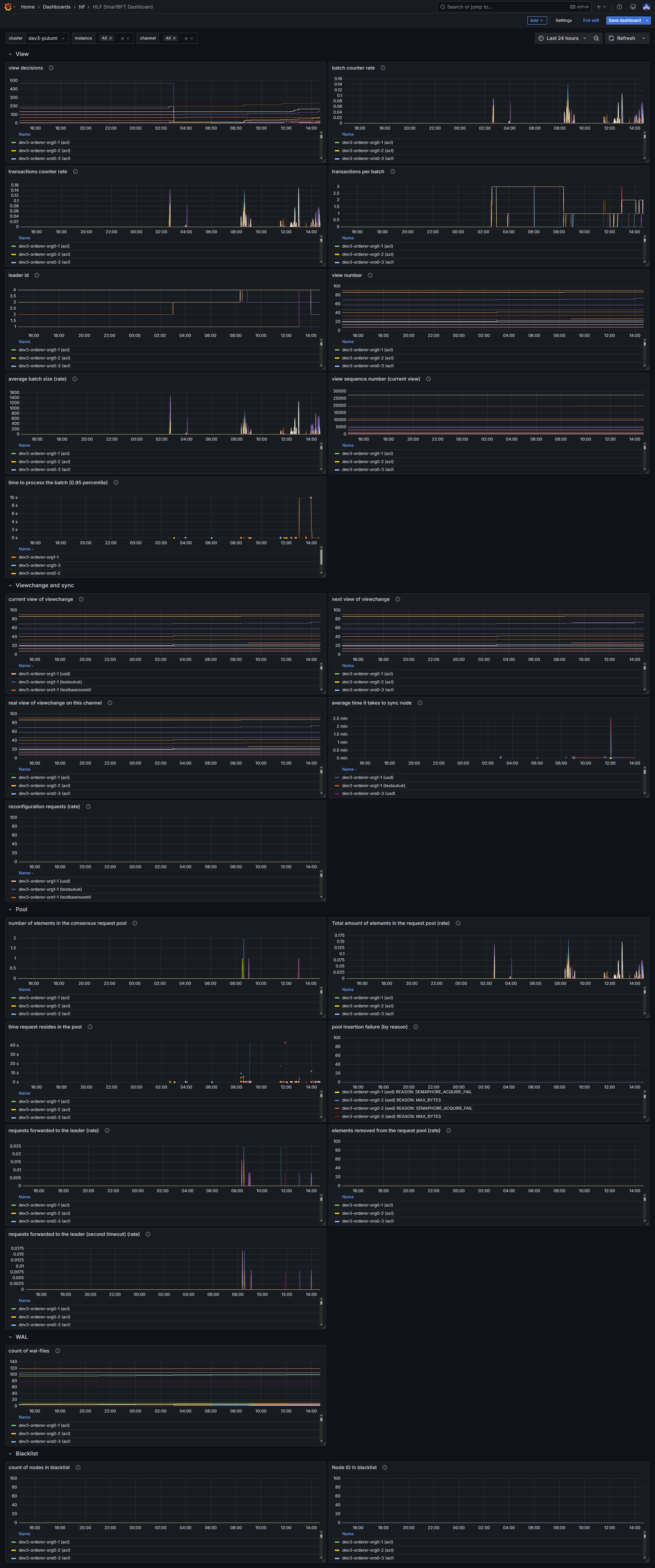
HLF SmartBFT Dashboard screenshot 1

HLF SmartBFT Dashboard

Comprehensive monitoring dashboard for Hyperledger Fabric networks using SmartBFT consensus algorithm.

📊 Overview

This dashboard provides detailed insights into SmartBFT consensus performance, transaction processing, and network health for Hyperledger Fabric deployments.

✨ Features

View Metrics

  • View Decisions: Tracks consensus decisions made by SmartBFT
  • Leader ID: Current consensus leader identification
  • View Number: Current view in the consensus process
  • Batch Processing: Transaction batching and processing rates
  • Sequence Numbers: Proposal sequence tracking within views

Viewchange and Sync

  • Current/Next/Real Views: View transition monitoring
  • Sync Performance: Node synchronization metrics and timing
  • Reconfiguration: Network reconfiguration request tracking

Pool Management

  • Request Pool Size: Number of pending consensus requests
  • Pool Latency: Time requests spend in the pool
  • Forward Requests: Leader forwarding statistics
  • Pool Failures: Failed request insertion tracking with reasons
  • Timeout Handling: Second timeout request monitoring

System Health

  • WAL Files: Write-Ahead Log file count monitoring
  • Blacklist: Node blacklisting and exclusion tracking

📋 Requirements

Data Source

  • Prometheus with SmartBFT metrics collection

Required Metrics

The dashboard expects these Prometheus metric families:

# View and consensus metrics
consensus_smartbft_view_decisions
consensus_smartbft_view_leader_id
consensus_smartbft_view_number
consensus_smartbft_view_count_batch_all
consensus_smartbft_view_count_txs_all
consensus_smartbft_view_count_txs_in_batch
consensus_smartbft_view_size_batch
consensus_smartbft_view_proposal_sequence
consensus_smartbft_view_latency_batch_processing_bucket

Viewchange metrics

consensus_smartbft_viewchange_current_view consensus_smartbft_viewchange_next_view consensus_smartbft_viewchange_real_view consensus_smartbft_consensus_latency_sync_sum consensus_smartbft_consensus_latency_sync_count consensus_smartbft_consensus_reconfig

Pool metrics

consensus_smartbft_pool_count_of_elements consensus_smartbft_pool_count_of_elements_all consensus_smartbft_pool_latency_of_elements_sum consensus_smartbft_pool_latency_of_elements_count consensus_smartbft_pool_count_of_fail_add_request consensus_smartbft_pool_count_leader_forward_request consensus_smartbft_pool_count_of_delete_request consensus_smartbft_pool_count_timeout_two_step

System metrics

consensus_smartbft_wal_count_of_files consensus_smartbft_blacklist_count consensus_smartbft_node_id_in_blacklist

Hyperledger Fabric Setup

  • Fabric network with SmartBFT consensus enabled
  • Prometheus metrics exporter configured
  • Proper metric scraping intervals (recommended: 15-30s)
Revisions
RevisionDescriptionCreated

Get this dashboard

Import the dashboard template

or

Download JSON

Datasource
Dependencies