Mssql-Exporter-Prometheus

Works with and ramazantuf/mssql-exporter

Mssql-Exporter-Prometheus screenshot 1
Mssql-Exporter-Prometheus screenshot 2

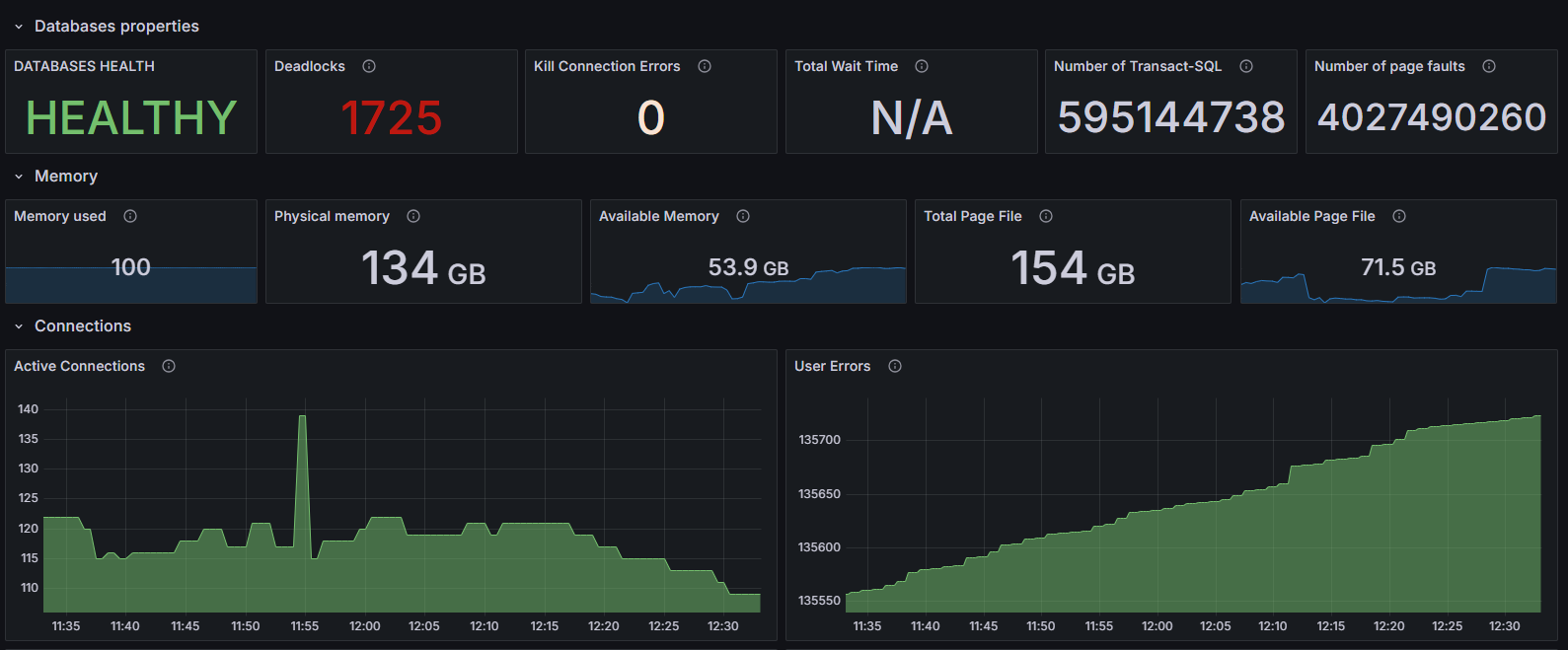
This dashboard provides a comprehensive overview of Microsoft SQL Server (MSSQL) performance metrics. It is designed to help database administrators and DevOps engineers monitor the health, performance, and resource usage of SQL Server instances in real-time.

The metrics are collected using the Prometheus MSSQL Exporter, which exposes SQL Server internals via a /metrics endpoint that Prometheus scrapes at regular intervals.

Revisions
RevisionDescriptionCreated
Metrics Endpoint (Prometheus)

Metrics Endpoint (Prometheus)

by Grafana Labs
Grafana Labs solution

Easily monitor any Prometheus-compatible and publicly accessible metrics URL with Grafana Cloud's out-of-the-box monitoring solution.

Learn more

Get this dashboard

Import the dashboard template

or

Download JSON

Datasource
Dependencies