Apache Spark JMX Metrics Dashboard for Kubernetes

This Grafana dashboard visualizes JMX metrics from Apache Spark pods running in a Kubernetes cluster. It provides real-time insights into executor and driver performance, memory usage, garbage collection, thread activity, and job statistics. Ideal for Spark operators and engineers to monitor application health and optimize resource usage.

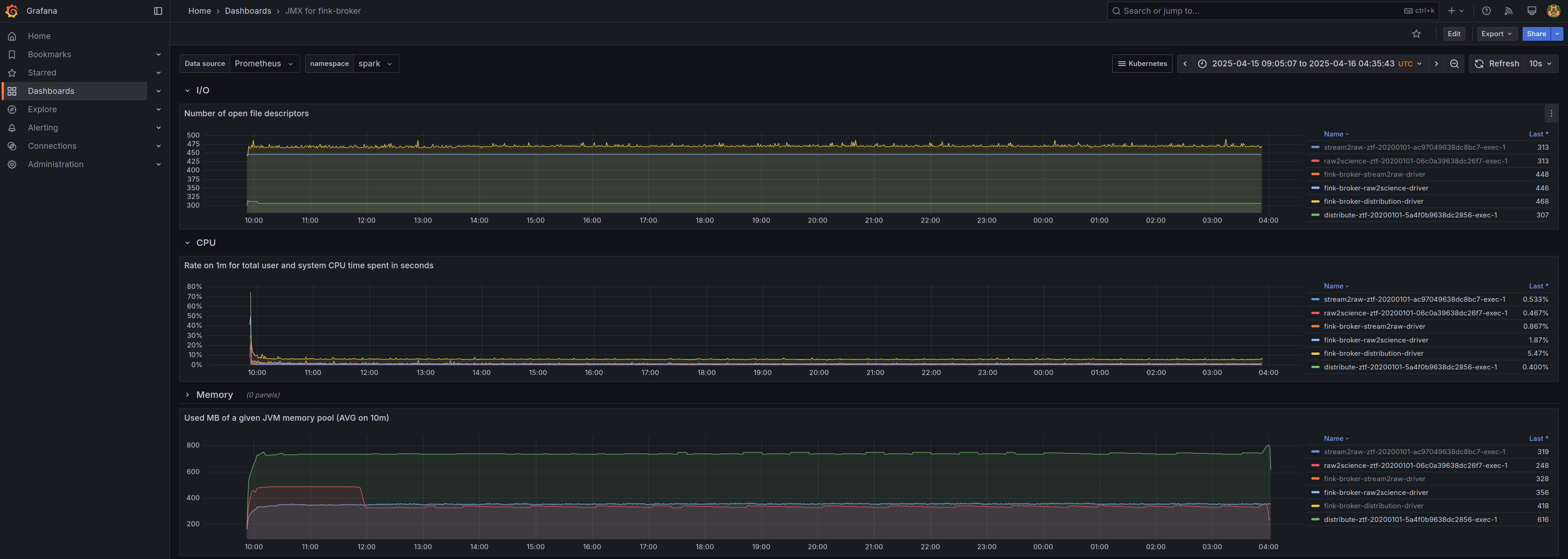
Apache Spark JMX Metrics Dashboard for Kubernetes screenshot 1

Display all Spark pods within a specified namespace. For each pod, retrieve and display the following metrics:

CPU and memory usage

Number of open file descriptors

Heap and non-heap memory usage

Garbage Collection (GC) statistics

Number of loaded Java classes

Revisions
RevisionDescriptionCreated
Kubernetes

Kubernetes

by Grafana Labs
Grafana Labs solution

Monitor your Kubernetes deployment with prebuilt visualizations that allow you to drill down from a high-level cluster overview to pod-specific details in minutes.

Learn more

Get this dashboard

Import the dashboard template

or

Download JSON

Datasource
Dependencies