OpenTelemetry & Tempo

OpenTelemetry & Tempo Performance Monitoring

OpenTelemetry & Tempo screenshot 1
OpenTelemetry & Tempo screenshot 2
OpenTelemetry & Tempo screenshot 3
OpenTelemetry & Tempo screenshot 4

Description:

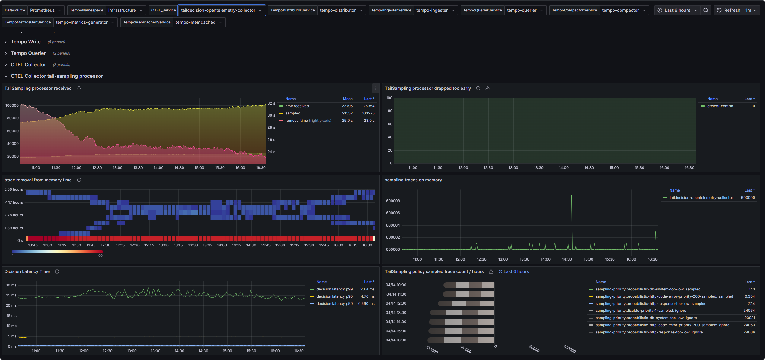
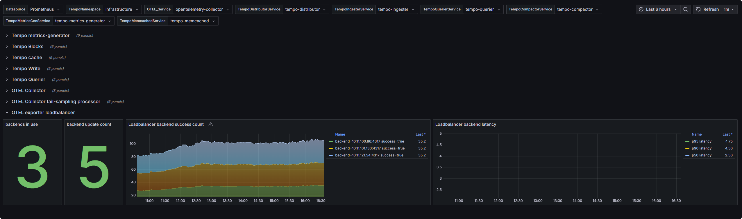
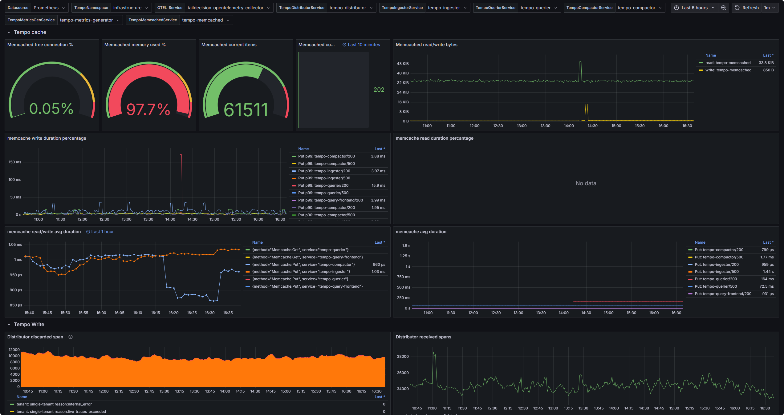
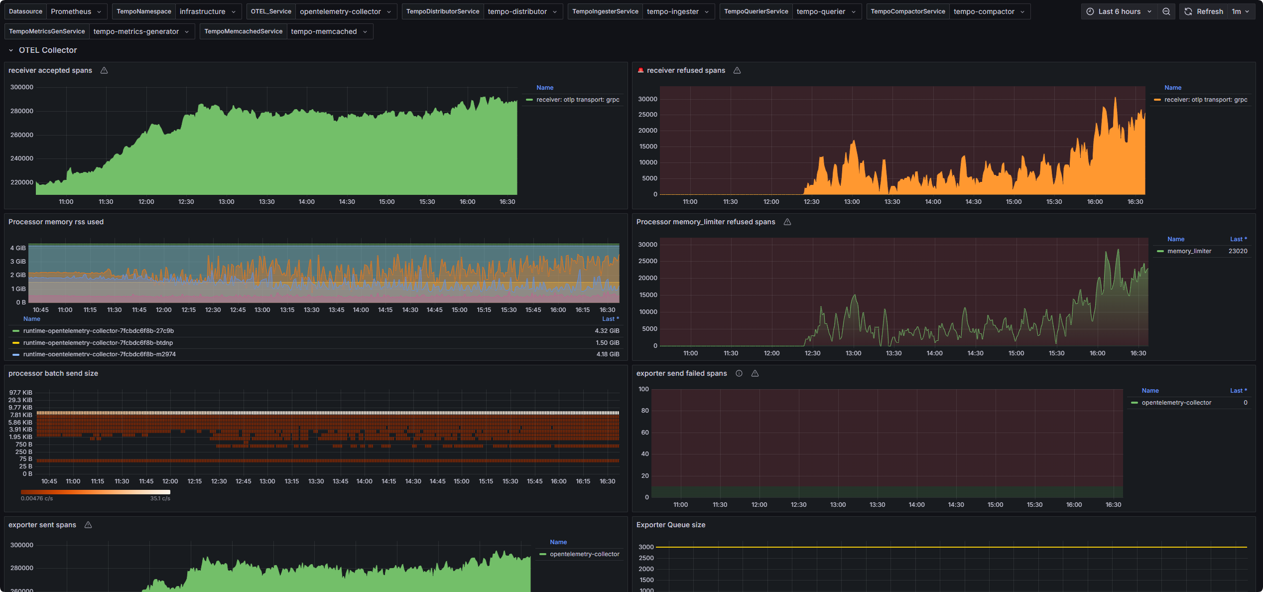
This dashboard provides comprehensive observability into the performance and health of key components within an OpenTelemetry and Tempo tracing pipeline.

For OpenTelemetry, it covers essential telemetry pipeline stages, including:

  • Receivers: Track ingestion performance and data throughput.

  • Processors: Monitor the efficiency and latency of processors like batch and memory limiter.

  • Exporters: Visualize export success rate and performance to backend systems.

  • Tail Sampling Processor: Gain insights into the sampling decision performance and dropped spans.

For Tempo, the dashboard includes detailed metrics on:

  • Querier: Monitor query latency, throughput, and cache hit/miss rates.

  • Writer: Track write operations, latency, and error rates.

  • Cache: Observe cache utilization and efficiency.

  • Blocks: Visualize block compaction, size, and retention metrics.

  • Metrics Generator: Display metrics related to trace-to-metrics generation.

This dashboard is designed to help users quickly identify bottlenecks, optimize pipeline performance, and ensure the reliability of their distributed tracing infrastructure.

Revisions
RevisionDescriptionCreated

Get this dashboard

Import the dashboard template

or

Download JSON

Datasource
Dependencies