CompassVPN Dashboard
The CompassVPN Dashboard offers real-time monitoring of VPN infrastructure, with server metrics, Xray traffic, and config management. Track resources, connections, bandwidth, and security in one place.
CompassVPN Dashboard
A comprehensive Grafana dashboard for monitoring VPN infrastructure, providing real-time insights into server performance, traffic analytics, and VPN configuration management.
- Website: compassvpn.org
- Agent GitHub: github.com/compassvpn/agent
- Manager Github: github.com/compassvpn/manager
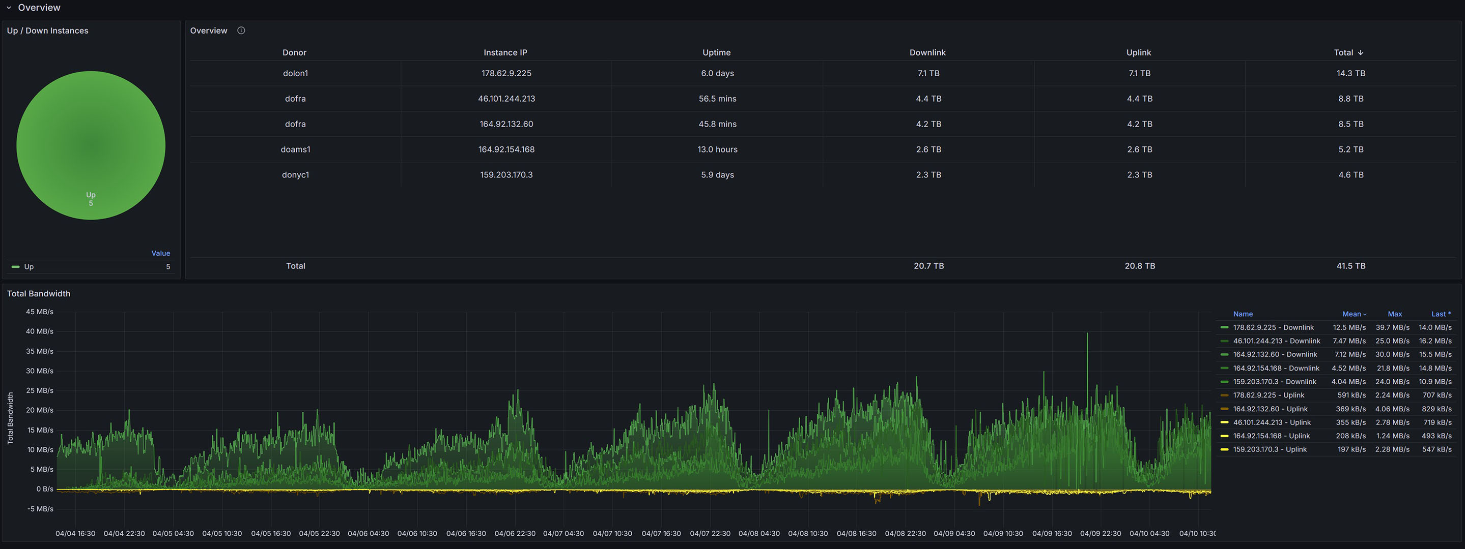
Overview
The CompassVPN Dashboard is an all-in-one monitoring solution that helps you track and manage your VPN infrastructure. It combines system metrics, Xray traffic data, and VPN configurations in a unified interface.
Features
System Monitoring
- CPU utilization and load metrics
- Memory usage and allocation
- Disk usage and I/O statistics
- Network interface traffic analytics
VPN Performance Metrics
- Real-time bandwidth monitoring
- Upload/Download speeds per inbound
- Active user tracking
- Connection statistics
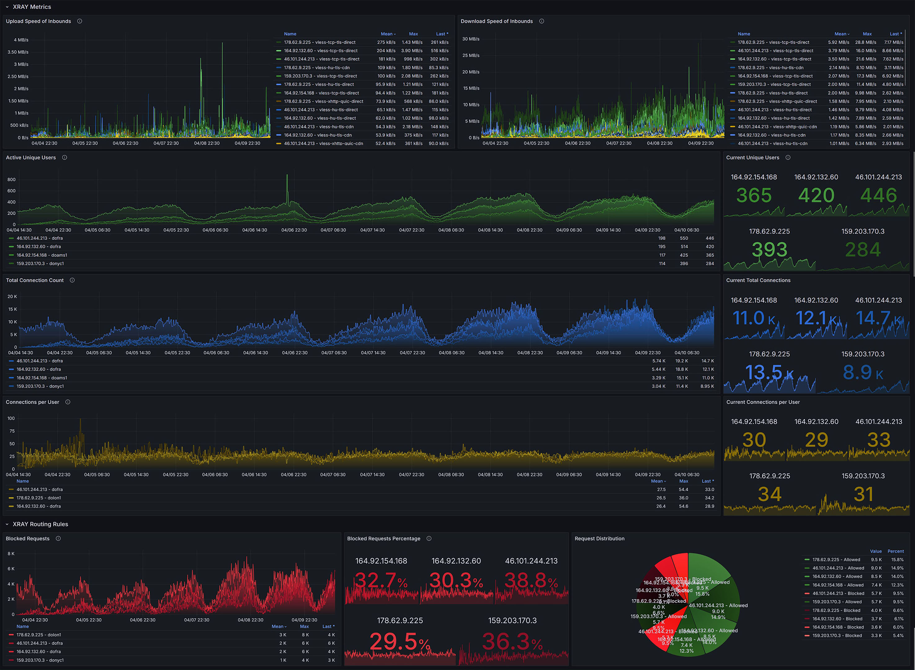
Xray Analytics
- Traffic routing analysis
- Security rule effectiveness
- Blocked request monitoring
- Connection quality metrics
Configuration Management
- VPN configuration status
- Link availability monitoring
- Transport protocol performance
- Connection latency tracking
Requirements
- Grafana v12.0.0 or later
- Prometheus data source
- Node exporter for system metrics
- Xray with metrics enabled
Installation
- Import the dashboard JSON file into your Grafana instance
- Configure the Prometheus data source (default:
grafanacloud-compassvpn-prom)
Dashboard Structure
The dashboard is organized into several sections:
Overview
- Real-time system status
- Total bandwidth utilization
- Active connections
Server Status
- CPU, Memory, Disk metrics
- Network interface statistics
- System resource utilization
XRAY Metrics
- User connections
- Traffic analysis
- Protocol performance
VPN Configurations
- Configuration links
- Connection status
- Latency measurements
Data Collection
The dashboard collects metrics from multiple sources:
- System metrics via node_exporter
- Xray performance metrics
- VPN configuration status
- Network traffic statistics
Refresh Rates
- Default dashboard refresh: 5 minutes
- Metric collection intervals: 30 seconds to 5 minutes
- Historical data retention: Based on Prometheus configuration
License
This dashboard is part of the CompassVPN project. Please take a look at the project's license terms.
For detailed documentation and updates, visit CompassVPN Website
Data source config
Collector config:
Upload an updated version of an exported dashboard.json file from Grafana
| Revision | Description | Created | |
|---|---|---|---|
| Download |
