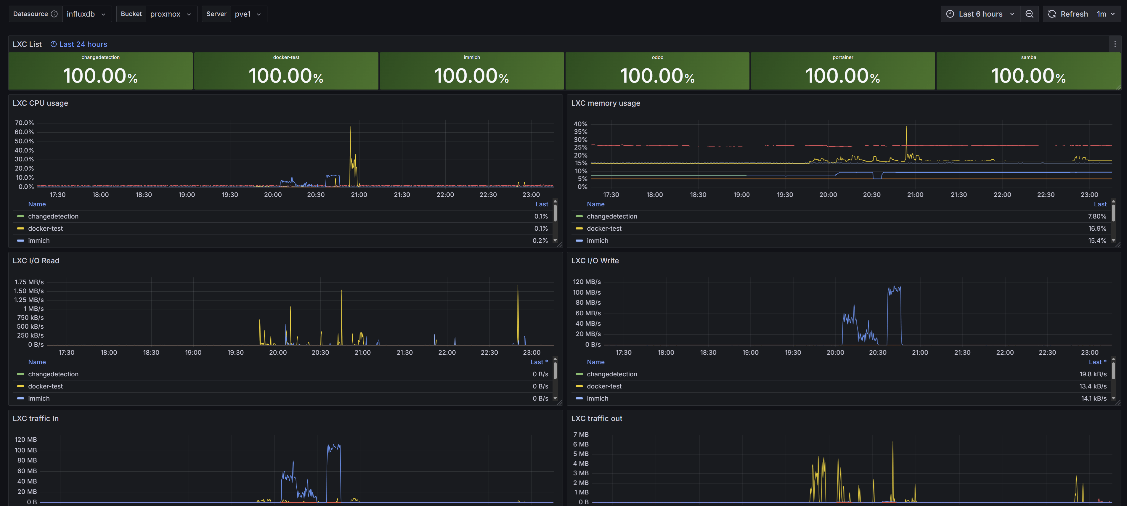
Proxmox VE [InfluxDBv2]
Proxmox VE dashboard with metrics inside InfluxDB v2.
Configure your Proxmox Server to export metrics into your Local Influx DB v2 instance.
Sources:
Data source config
Collector type:
Collector plugins:
Collector config:
Revisions
Upload an updated version of an exported dashboard.json file from Grafana
| Revision | Description | Created | |
|---|---|---|---|
| Download |