Cisco trex
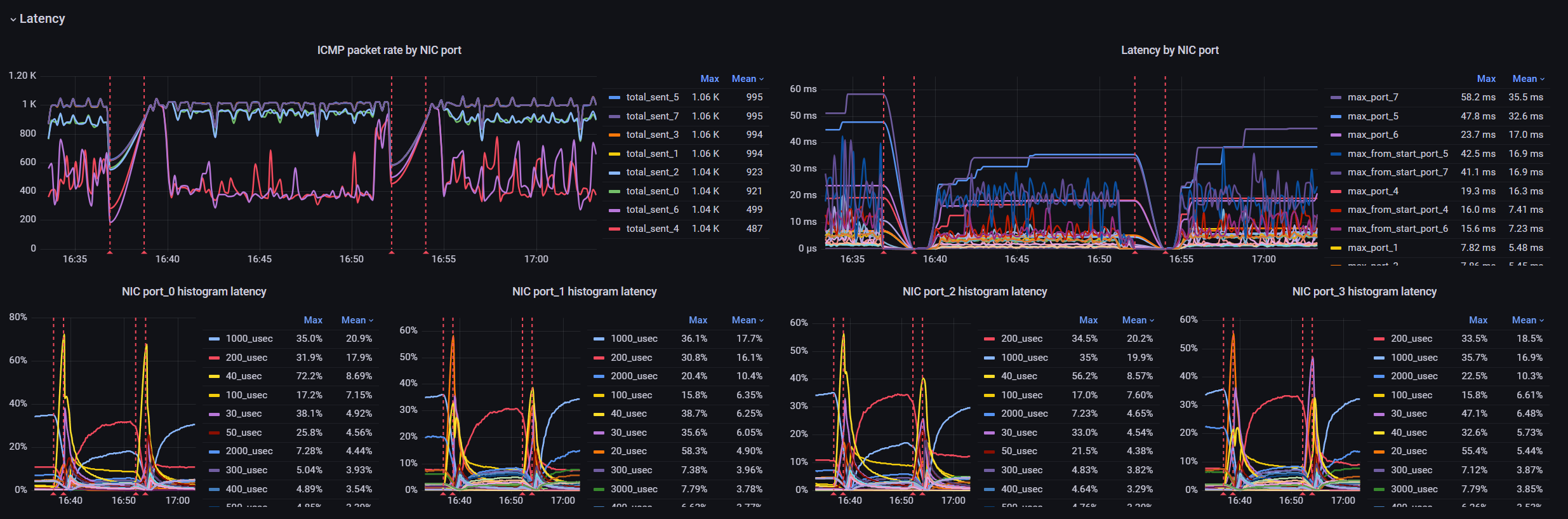
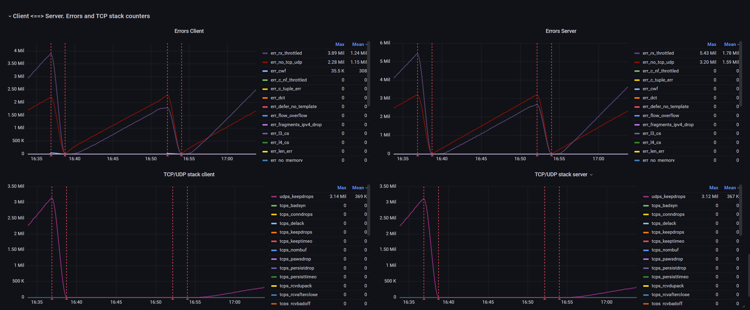
Cisco trex stats metrics for ASTF mode.
Dashboard for visualizing Cisco TRex metrics in ASTF mode.
The metrics are collected at 10-second intervals and stored in an InfluxDB database while running the trex_run.py script from the https://github.com/OlegKashtanov/ngfw-trex-perf repository.
Data source config
Collector config:
Upload an updated version of an exported dashboard.json file from Grafana
| Revision | Description | Created | |
|---|---|---|---|
| Download |
