Mattermost Desktop App Metrics
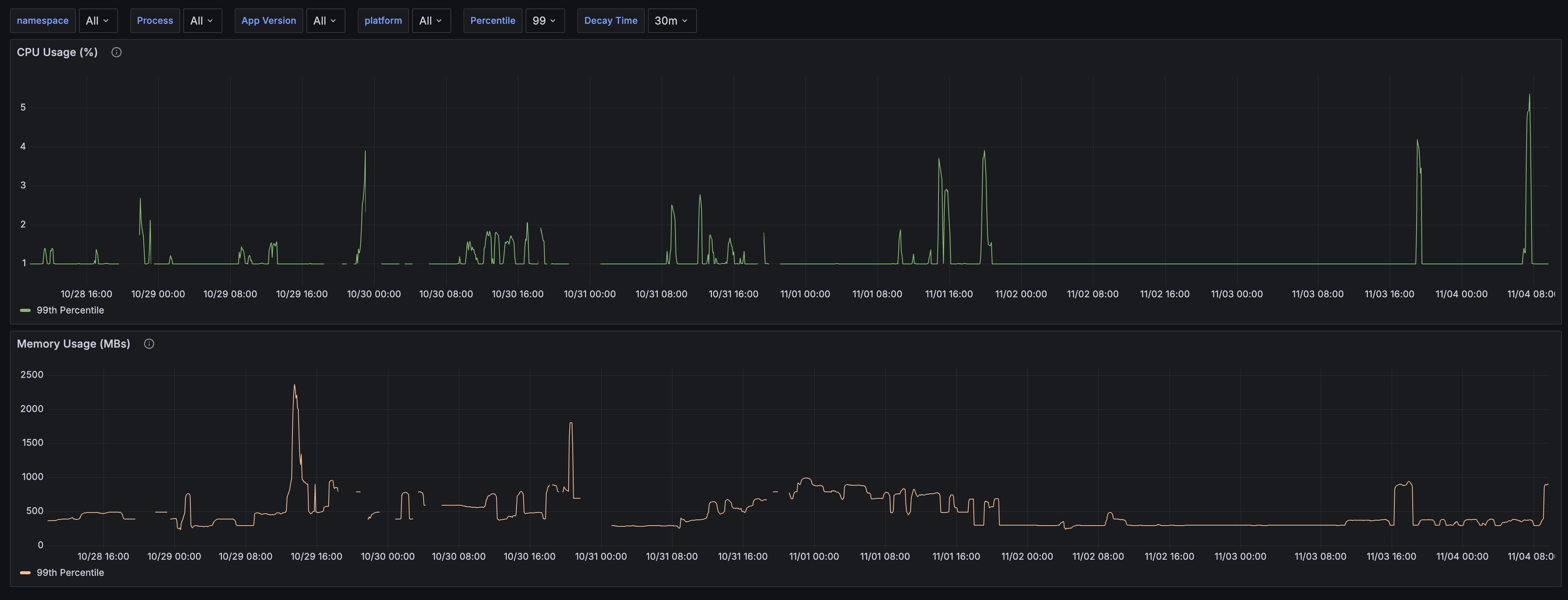
This dashboard displays performance metrics reported by the Mattermost Desktop App. Converse to the Web App Metrics dashboard, this one focuses on hardware usage by showing CPU and memory usage, broken down by individual process created by the Mattermost Desktop App. The dashboard allows filtering by Mattermost Desktop App version and operating system.
Data source config
Collector config:
Upload an updated version of an exported dashboard.json file from Grafana
| Revision | Description | Created | |
|---|---|---|---|
| Download |
Docker Desktop
Monitor Docker Desktop with Grafana. Easily keep tabs on your containers with Grafana Cloud's out-of-the-box monitoring solution.
Learn more