Kubernetes Cluster Monitoring

Dashboard for Kubernetes v1.30.8 with Grafana v11.13

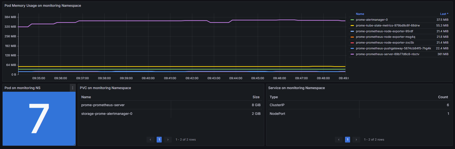
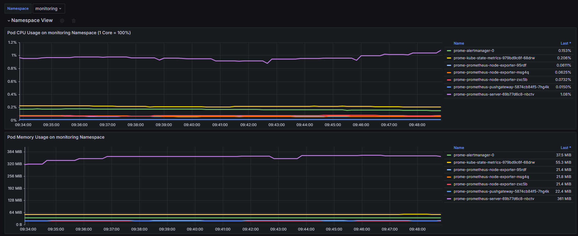
Kubernetes Cluster Monitoring screenshot 1
Kubernetes Cluster Monitoring screenshot 2
Kubernetes Cluster Monitoring screenshot 3
Kubernetes Cluster Monitoring screenshot 4
Kubernetes Cluster Monitoring screenshot 5
Kubernetes Cluster Monitoring screenshot 6

Feature :

  1. Cluster CPU (Node, Namespace, Pod) Usage
  2. Cluster Memory (Node, Namespace, Pod) Usage
  3. Cluster Disk/FS (Node, Namespace, Pod) Usage
  4. Namespace view with variable
Revisions
RevisionDescriptionCreated
Kubernetes

Kubernetes

by Grafana Labs
Grafana Labs solution

Monitor your Kubernetes deployment with prebuilt visualizations that allow you to drill down from a high-level cluster overview to pod-specific details in minutes.

Learn more

Get this dashboard

Import the dashboard template

or

Download JSON

Datasource
Dependencies