Longhorn Dashboard

High-level view of Longhorn - useful for monitoring, alerting and troubleshooting.

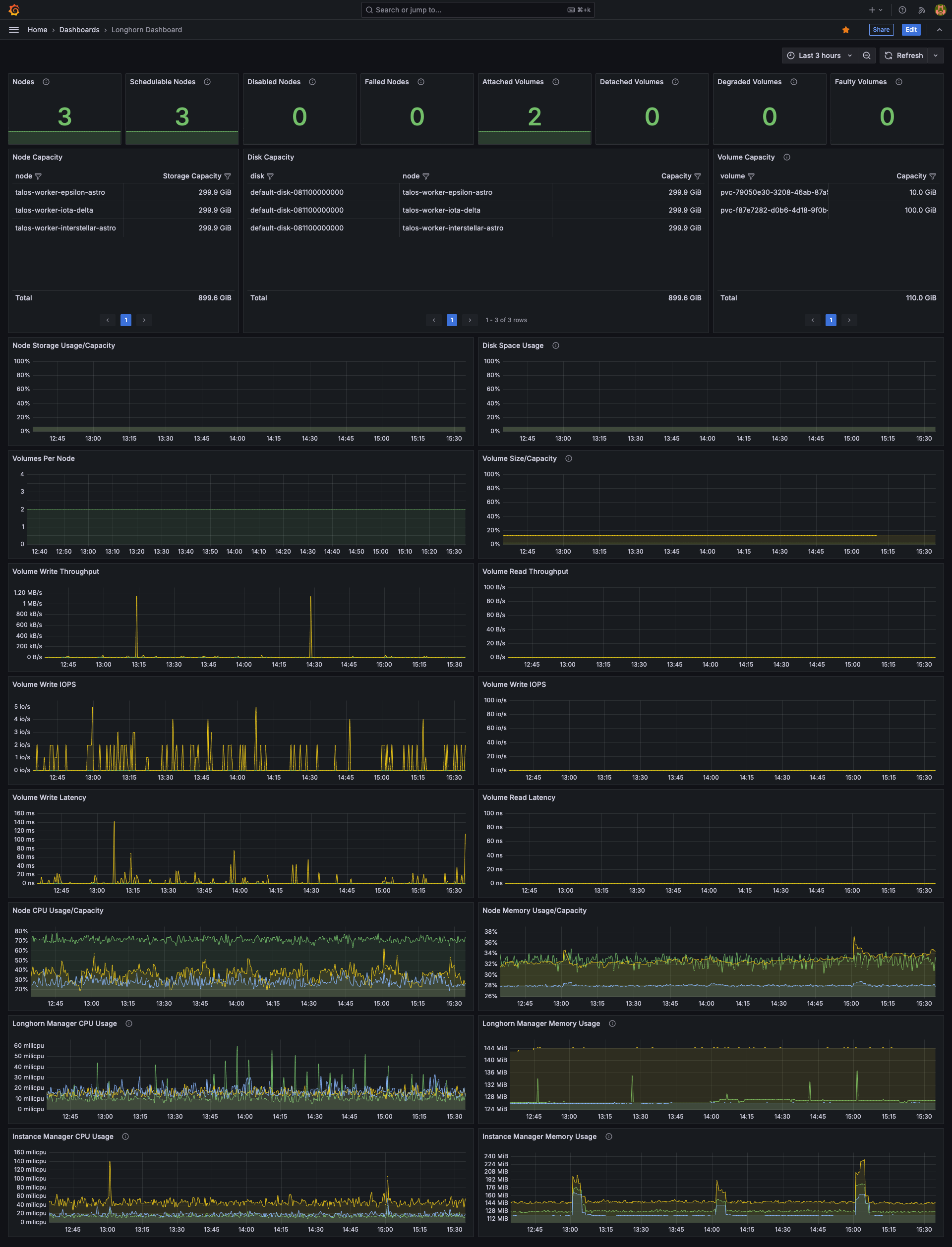
Longhorn Dashboard screenshot 1

Overview

High-level view of Longhorn - useful for monitoring, alerting and troubleshooting.

Works on local, bare-metal or cloud provided clusters (e.g. k3s, kind, minikube, Talos Linux, EKS etc..)

github.com/adegoodyer/grafana-dashboards

Features

  • Node, disk and volume capacity
  • Node storage and disk space
  • Volumes per node and current capacity
  • Volume read/write throughput
  • Volume read/write iops
  • Volume read/write latency
  • Node CPU/memory
  • Longhorn Manager CPU/memory
  • Instance Manager CPU/memory

Contributing

  1. Fork the repository
  2. Create your feature branch (git checkout -b feature/amazing-feature)
  3. Commit your changes (git commit -m 'Add some amazing feature')
  4. Push to the branch (git push origin feature/amazing-feature)
  5. Open a Pull Request

License

This project is licensed under the MIT License - see the LICENSE file for details.

Support

https://www.buymeacoffee.com/adegoodyer

Revisions
RevisionDescriptionCreated

Get this dashboard

Import the dashboard template

or

Download JSON

Datasource
Dependencies