System and Containers Monitoring and Logs

Powerful dashboard for metrics and logs. (Grafana Mimir + Grafana Loki)

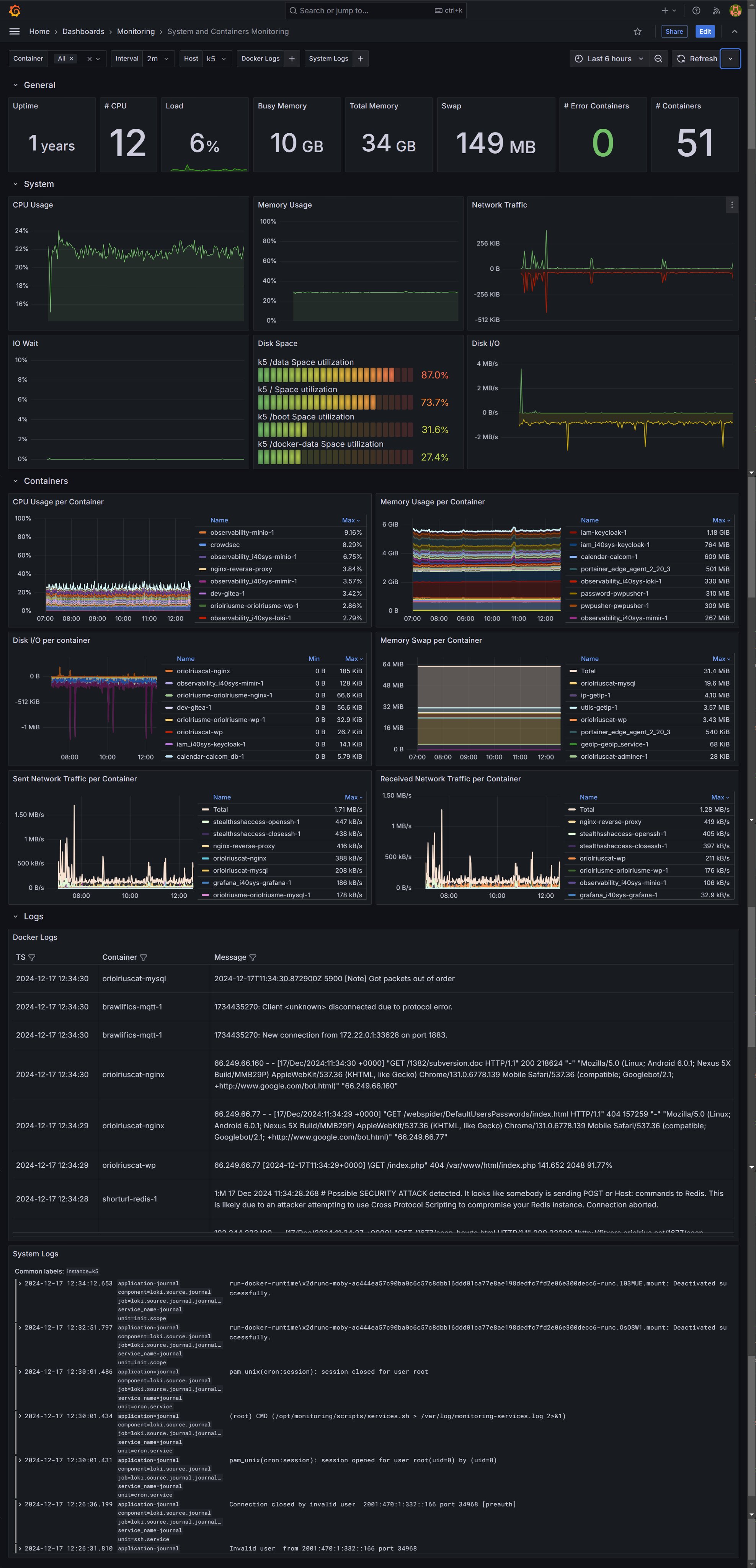
System and Containers Monitoring and Logs screenshot 1
System and Containers Monitoring and Logs screenshot 2

Grafana Alloy feeds Grafana Mimir and Grafana Loki, for monitoring our systems and this dashboards is ideal for overviewing the healthy.

Metrics and Logs from containers and system are exported and visualized in this dashboard.

Revisions
RevisionDescriptionCreated
Grafana Loki (self-hosted)

Grafana Loki (self-hosted)

by Grafana Labs
Grafana Labs solution

Easily monitor Grafana Loki (self-hosted), a horizontally scalable, highly available, multi-tenant log aggregation system inspired by Prometheus, with Grafana Cloud's out-of-the-box monitoring solution.

Learn more

Get this dashboard

Import the dashboard template

or

Download JSON

Datasource
Dependencies