Gigamon Web Traffic Dashboard
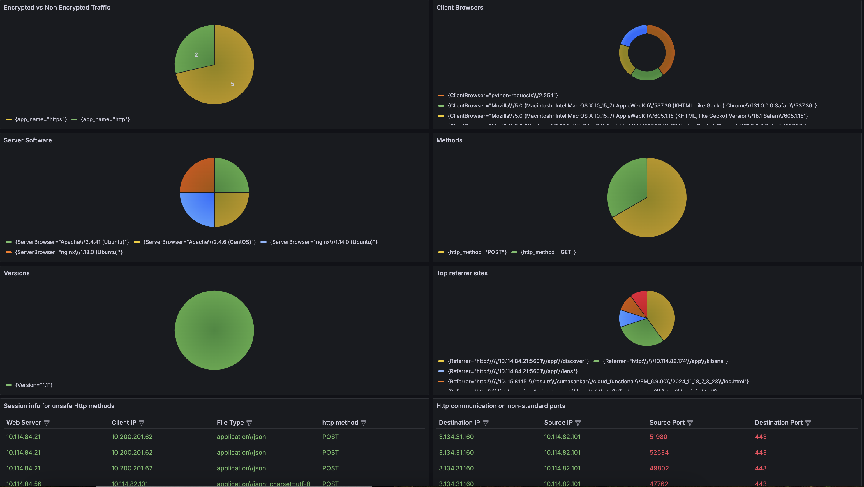
The Web Traffic Dashboard provides a comprehensive view of web traffic patterns, helping to monitor security and user behavior. It offers insights into encrypted vs. non-encrypted traffic, allowing you to assess the security of data transmissions and ensure that sensitive information is adequately protected.
The Web Traffic Dashboard provides a comprehensive view of web traffic patterns, helping to monitor security and user behavior. It offers insights into encrypted vs. non-encrypted traffic, allowing you to assess the security of data transmissions and ensure that sensitive information is adequately protected.
Data source config
Collector config:
Upload an updated version of an exported dashboard.json file from Grafana
| Revision | Description | Created | |
|---|---|---|---|
| Download |
