CriblVision

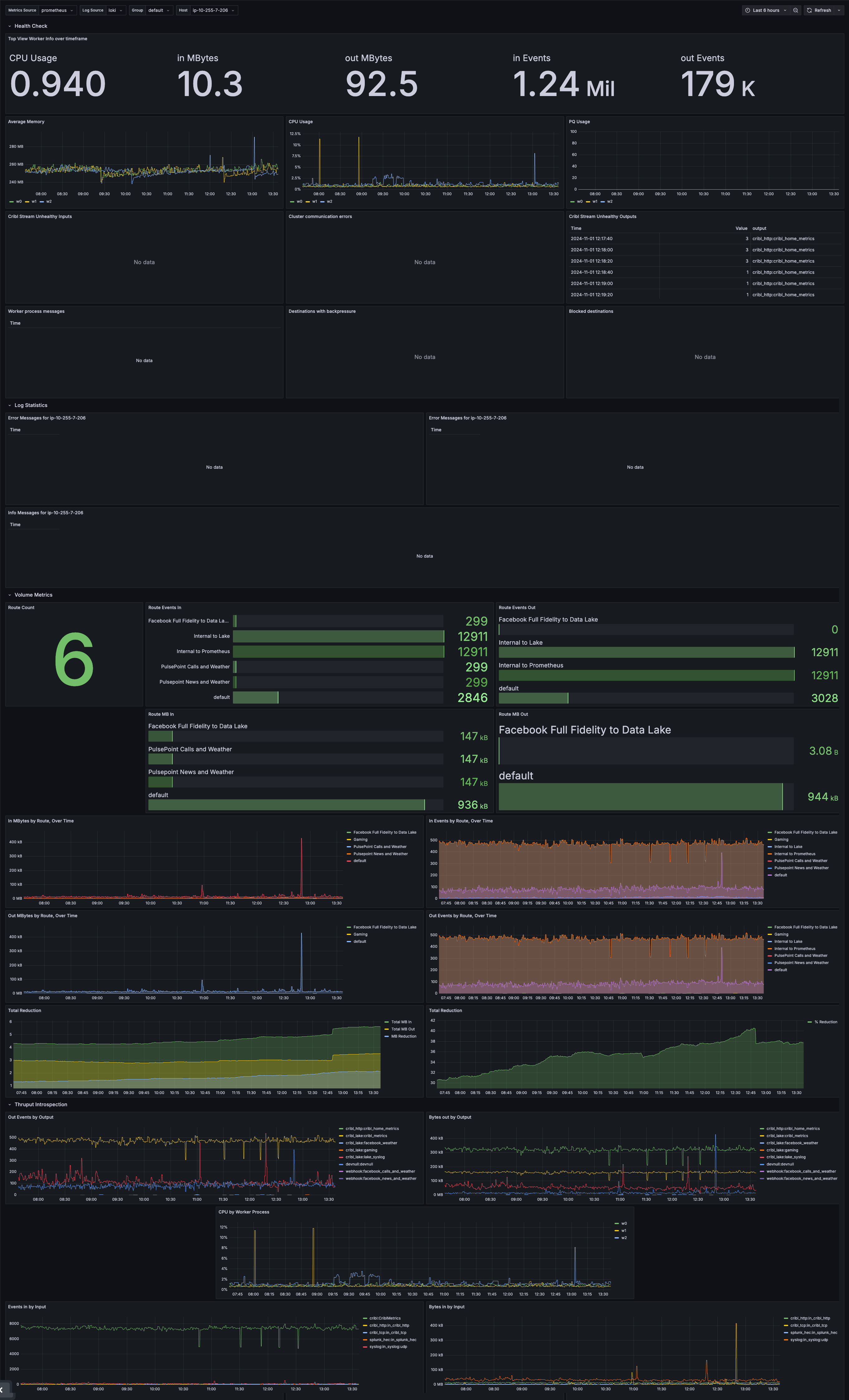
This Grafana dashboard was created by Cribl Support Engineers to help customers troubleshoot their own Cribl deployments. It is designed to provide a comprehensive overview of the health and performance of a Cribl deployment. This was designed to be used in conjunction with the Cribl Monitoring Console.

CriblVision screenshot 1

CriblVision for Grafana

Getting Started

This Grafana dashboard was created by Cribl Support Engineers to help customers troubleshoot their own Cribl deployments. It is designed to provide a comprehensive overview of the health and performance of a Cribl deployment. This was designed to be used in conjunction with the Cribl Monitoring Console.

Logs and Metrics

Cribl internal logs and metrics must be enabled and forwarded to Prometheus(metrics) and Loki(logs) destinations in order for all of the panels to populate with events. Refer to the documentation here for instructions on configuring this Source.

For this dashboard, you will need a Loki instance as well as a Prometheus instance with Remote Write enabled with the following flag: --enable-feature=remote-write-receiver

Leader Logs

Some of the view in this app will require Leader logs to be forwarded to Grafana. In distributed Cribl Stream environments, Leader logs are currently NOT sent via our internal Source. You will have to install a Cribl Edge Node on your Leader Node and configure local log collection via a file monitor input. Configure the file monitor input to collect logs by configuring the filename modal to /opt/cribl/log/*. For more information on how to deploy a Cribl Edge Node, please refer to our documentation here.

Source and Destination configuration in Cribl

For your internal logs source, you will need to configure the following:

  • Source
    • group field should be set to the name of the Worker Group
  • Destination
    • prometheus_metrics pipeline should be enabled for the Prometheus destination
    • service set to Cribl for Loki destination under Advanced Settings

Using This Dashboard

In addition to this overview page, this app provides several views intended to aid a Cribl admin in troubleshooting and assessing the health of a Cribl deployment. We recommend starting with the Health Check view and selecting a single Worker Group or Worker Node from the provided filters.

Revisions
RevisionDescriptionCreated

Get this dashboard

Import the dashboard template

or

Download JSON

Datasource
Dependencies