Kubernetes / Autoscaling / Karpenter / Performance
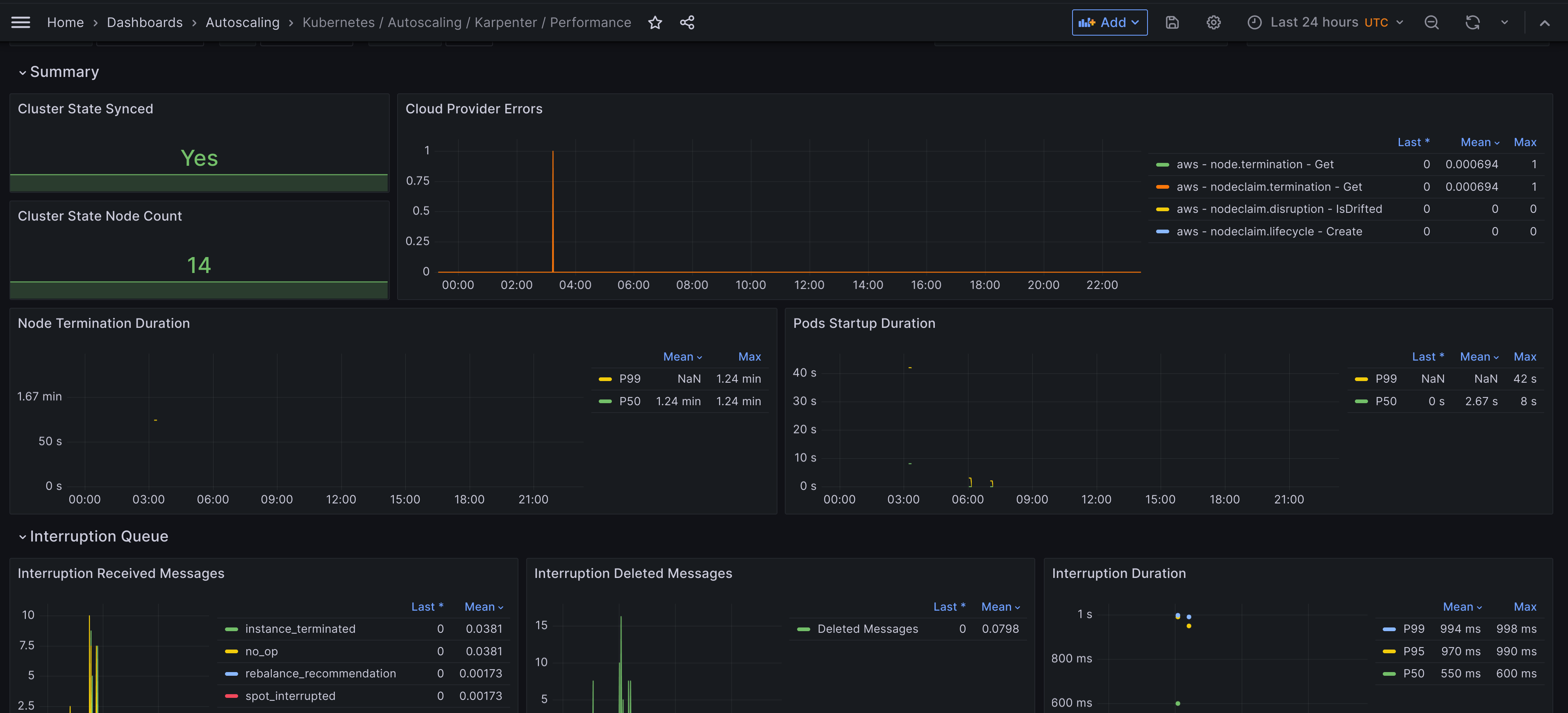
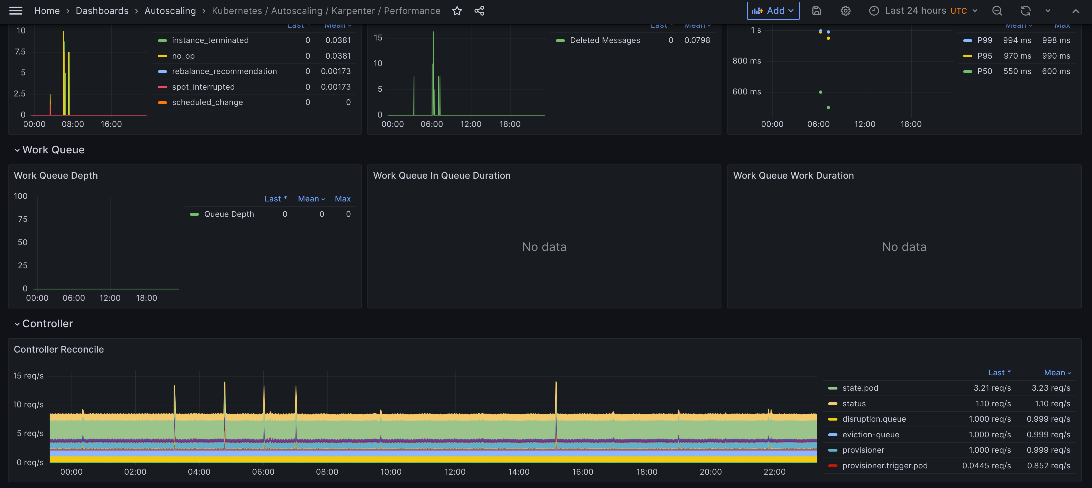
A dashboard that monitors Karpenter performance metrics. The dashboards were generated using [kubernetes-autoscaling-mixin](https://github.com/adinhodovic/kubernetes-autoscaling-mixin). Open issues and create feature requests in the repository.
A dashboard that monitors Karpenter and focuses on Karpenter performance. It is created using the kubernetes-autoscaling-mixin.
Data source config
Collector config:
Upload an updated version of an exported dashboard.json file from Grafana
| Revision | Description | Created | |
|---|---|---|---|
| Download |
Kubernetes
Monitor your Kubernetes deployment with prebuilt visualizations that allow you to drill down from a high-level cluster overview to pod-specific details in minutes.
Learn more