process-exporter-dashboard
Dashboard for monitoring Linux processes.
Dashboard for monitoring Linux processes.
Prometheus, Process-exporter and Node-exporter are used to operate the dashboard.
Detailed information on GitHub.
The dashboard contains:
- CPU % / CPU (millicore) - CPU utilization by the process.
- Resident Memory % / Resident Memory - the actual memory usage of the process.
- Virtual Memory - the total amount of memory that a process may need.
- Number Threads - the number of threads.
- Voluntary Context Switches - voluntary context switching.
- Nonvolunary Context Switches - involuntary context switching.
- Group File Descriptors - the number of open file descriptors for the group.
- Total File Descriptors - the number of open file descriptors / the maximum number of open file descriptors.
- Read Bytes - the number of bytes read by the group.
- Write Bytes - the number of bytes written by the group.
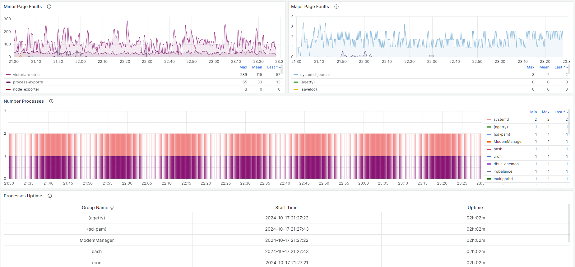
- Minor Page Faults - minor memory page errors.
- Major Page Faults - the main errors of the memory page.
- Number Processes - the number of processes in the group.
Data source config
Collector config:
Upload an updated version of an exported dashboard.json file from Grafana
| Revision | Description | Created | |
|---|---|---|---|
| Download |
