Internal Grafana Stats
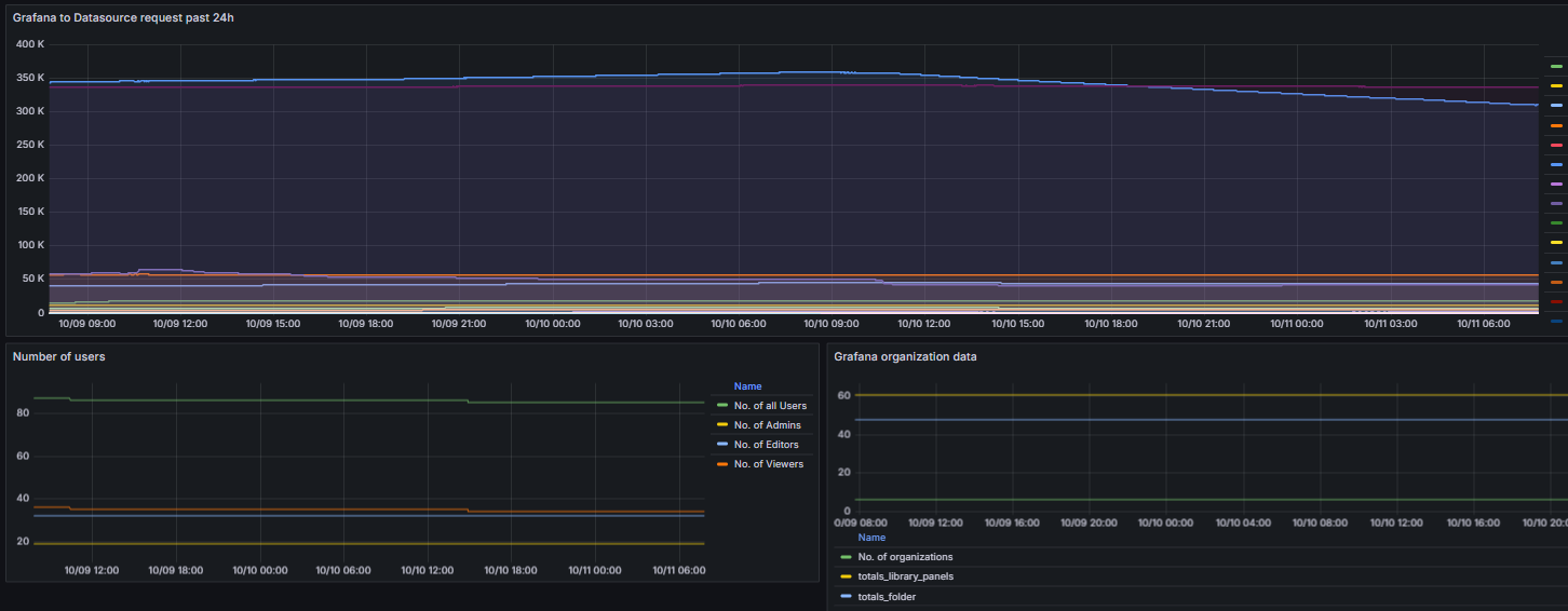
Data Proxy request timings (percentiles), dashboard loads, logins etc, Prometheus version.
Data source config
Collector config:
Upload an updated version of an exported dashboard.json file from Grafana
| Revision | Description | Created | |
|---|---|---|---|
| Download |
