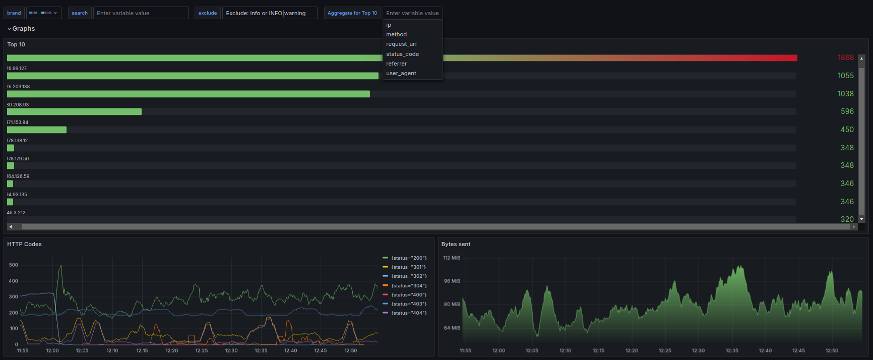
Magento
Dashboard uses Loki and Promtail to scrape Magento 2, Nginx / Apache logs and PHP-FPM.
Logs
Magento 2:
var/log/system.logvar/log/exception.logvar/reports/*
Server Logs:
access.logerror.logphp-fpm.log
Nginx Log Formatting
log_format '$remote_addr - $remote_user [$time_local] '
'"$request" $status $body_bytes_sent '
'"$http_referer" "$http_user_agent"';
Promtail example config
server:
http_listen_port: 9080
grpc_listen_port: 0
http_listen_address: 127.0.0.1
positions:
filename: /opt/promtail/positions.yaml
clients:
- url: http://loki-endpoing:3100/loki/api/v1/push
scrape_configs:
-
job_name: magento_exception_log
pipeline_stages:
- multiline:
firstline: '[(\d{4}-\d{2}-\d{2}T\d{2}:\d{2}:\d{2}.\d{6}+\d{2}:\d{2})]'
max_wait_time: 5s
static_configs:
- targets:
- localhost
labels:
engine: magento
log_type: exception
brand: mybrand
service: magento
path: /path/to/var/log/exception.log
-
job_name: magento_system_log
pipeline_stages:
- multiline:
firstline: '[(\d{4}-\d{2}-\d{2}T\d{2}:\d{2}:\d{2}.\d{6}+\d{2}:\d{2})]'
max_wait_time: 5s
static_configs:
- targets:
- localhost
labels:
engine: magento
log_type: system
brand: mybrand
service: magento
path: /path/to/var/log/system.log
-
job_name: magento_report
static_configs:
- targets:
- localhost
labels:
engine: magento
log_type: report
brand: mybrand
service: magento
path: /path/to/var/report/*
-
job_name: web_access
static_configs:
- targets:
- localhost
labels:
engine: magento
log_type: web_access
brand: mybrand
service: nginx
path: /var/log/nginx/mybrand-access.log
-
job_name: web_error
static_configs:
- targets:
- localhost
labels:
engine: magento
log_type: web_error
brand: mybrand
service: nginx
path: /var/log/nginx/mybrand-error.log
-
job_name: phpfpm
static_configs:
- targets:
- localhost
labels:
engine: magento
log_type: phpfpm
brand: mybrand
service: phpfpm
path: /var/log/php-fpm.log
Data source config
Collector config:
Upload an updated version of an exported dashboard.json file from Grafana
| Revision | Description | Created | |
|---|---|---|---|
| Download |
