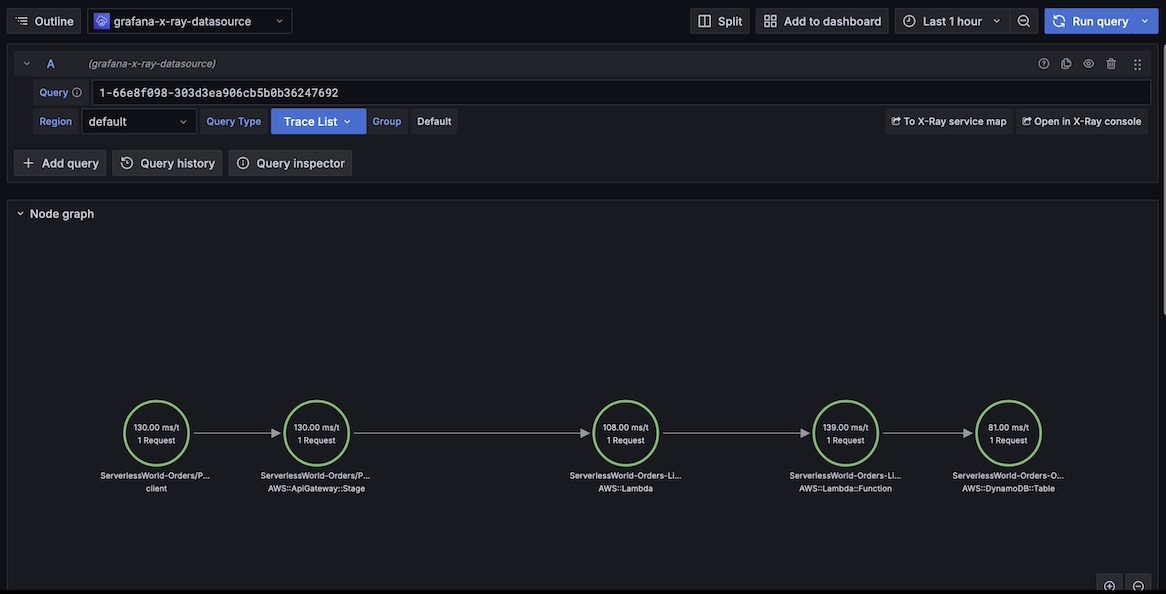
AWS Serverless Observability Monitoring
This is part of our 🚀AWS Native Cross-account Observability Dashboard! This dashboard offers deep insights into the AWS Serverless using the Cloud Native components. It spans all accounts within your organization.
Getting Started
To get started with the AWS Serverless Observability Monitoring, please follow our project site’s instructions on GitHub.
Short descriptions
Data source config
Collector config:
Upload an updated version of an exported dashboard.json file from Grafana
| Revision | Description | Created | |
|---|---|---|---|
| Download |
AWS
Easily visualize and alert on more than 60 Amazon Web Services (AWS) resources using the fully managed Grafana Cloud platform.
Learn more