Contour Ingress Metrics

Contour Ingress Metrics screenshot 1
Contour Ingress Metrics screenshot 2
Contour Ingress Metrics screenshot 3

Contour Ingress Metrics Dashboard

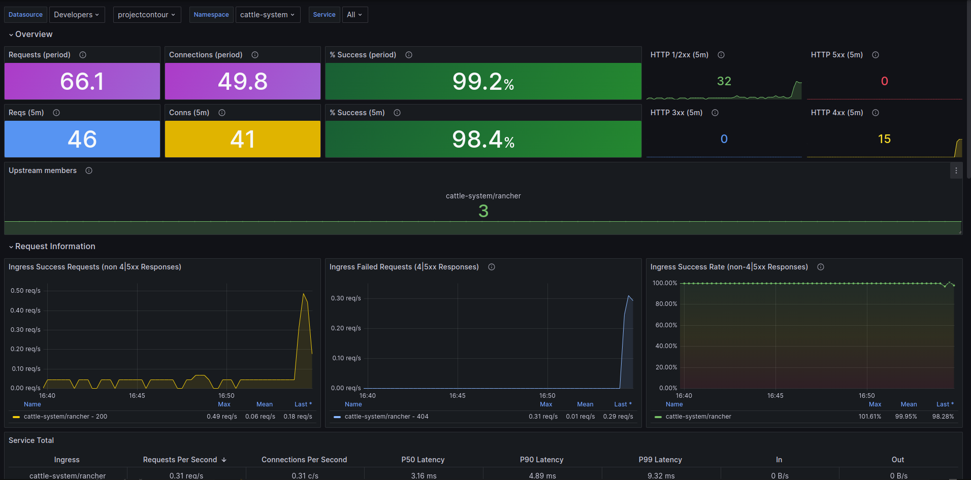
Overview

This Grafana dashboard comprehensively monitors the Project Contour Ingress Controller at the service level, offering a detailed view of various service-level statistics. The dashboard is designed to help you understand the performance, availability, and overall health of your ingress resources.

Dashboard Sections

1. Overview

  • Requests (period): Displays the total number of ingress requests over a specific period.
  • Connections (period): Shows the total number of active connections during the period.
  • % Success (period): Percentage of successful requests over the period.
  • Requests (5m): Number of requests received in the last 5 minutes.
  • Connections (5m): Number of connections in the last 5 minutes.
  • % Success (5m): Success rate of requests in the last 5 minutes.
  • HTTP Status Codes (5m): Breakdown of HTTP status codes (1xx, 2xx, 3xx, 4xx, 5xx) for the last 5 minutes.

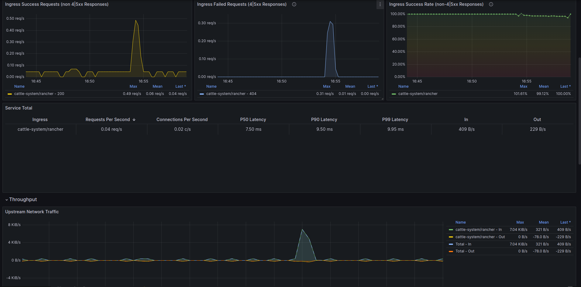
2. Request Information

  • Ingress Success Requests (non 4|5xx Responses): Rate of successful ingress requests.
  • Ingress Failed Requests (4|5xx Responses): Rate of failed ingress requests.
  • Ingress Success Rate (non-4|5xx Responses): Success rate of ingress requests excluding 4xx and 5xx responses.

3. Service Summary

  • Ingress: Overall ingress metrics.
  • Requests Per Second: Rate of incoming requests per second.
  • Connections Per Second: Rate of active connections per second.
  • Latency (P50, P90, P99): Latency metrics at 50th, 90th, and 99th percentiles.

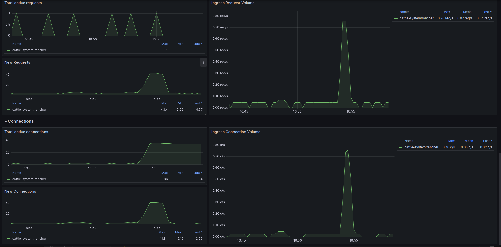
4. Throughput

  • Upstream Network Traffic: Network traffic to upstream services.

5. Requests

  • Total Active Requests: Current active requests being processed.
  • New Requests: Rate of new requests coming in.
  • Ingress Request Volume: Volume of ingress requests over time.

6. Connections

  • Total Active Connections: Number of active connections.
  • New Connections: Rate of new connections being established.
  • Ingress Connection Volume: Volume of connections over time.

How to Use

  1. Enable metrics in contour
  2. Select the correct data-source :)

https://github.com/Ben-tal/projectcontour-dashboards

Revisions
RevisionDescriptionCreated

Get this dashboard

Import the dashboard template

or

Download JSON

Datasource
Dependencies