EKS Control Plane

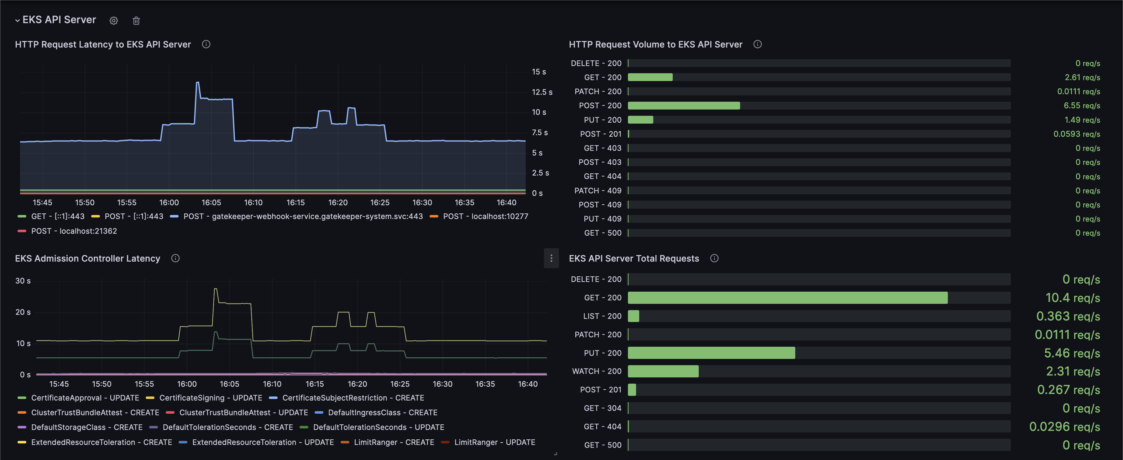
This dashboard graphs EKS Control Plane metrics as described in the EKS best practices guide: https://aws.github.io/aws-eks-best-practices/reliability/docs/controlplane/#monitor-control-plane-metrics. It tracks API server activity, admission controller performance, client request latencies, and the etcd database size.

EKS Control Plane screenshot 1
EKS Control Plane screenshot 2
EKS Control Plane screenshot 3
The EKS Control Plane dashboard uses the prometheus data source to create a Grafana dashboard with the bargauge, gauge, stat and timeseries panels.
Revisions
RevisionDescriptionCreated

Get this dashboard

Import the dashboard template

or

Download JSON

Datasource
Dependencies