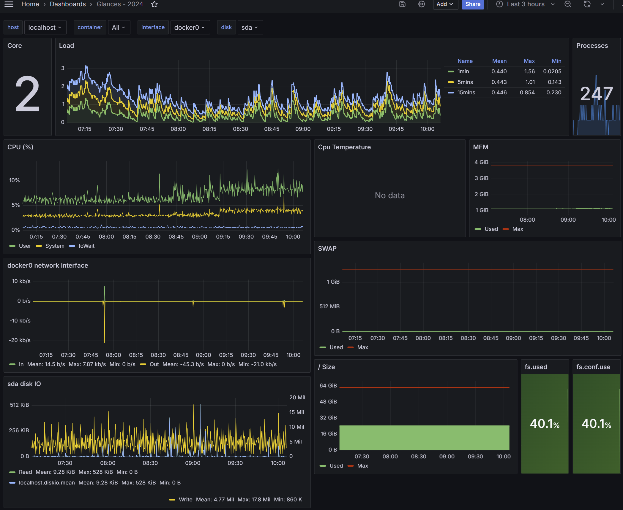
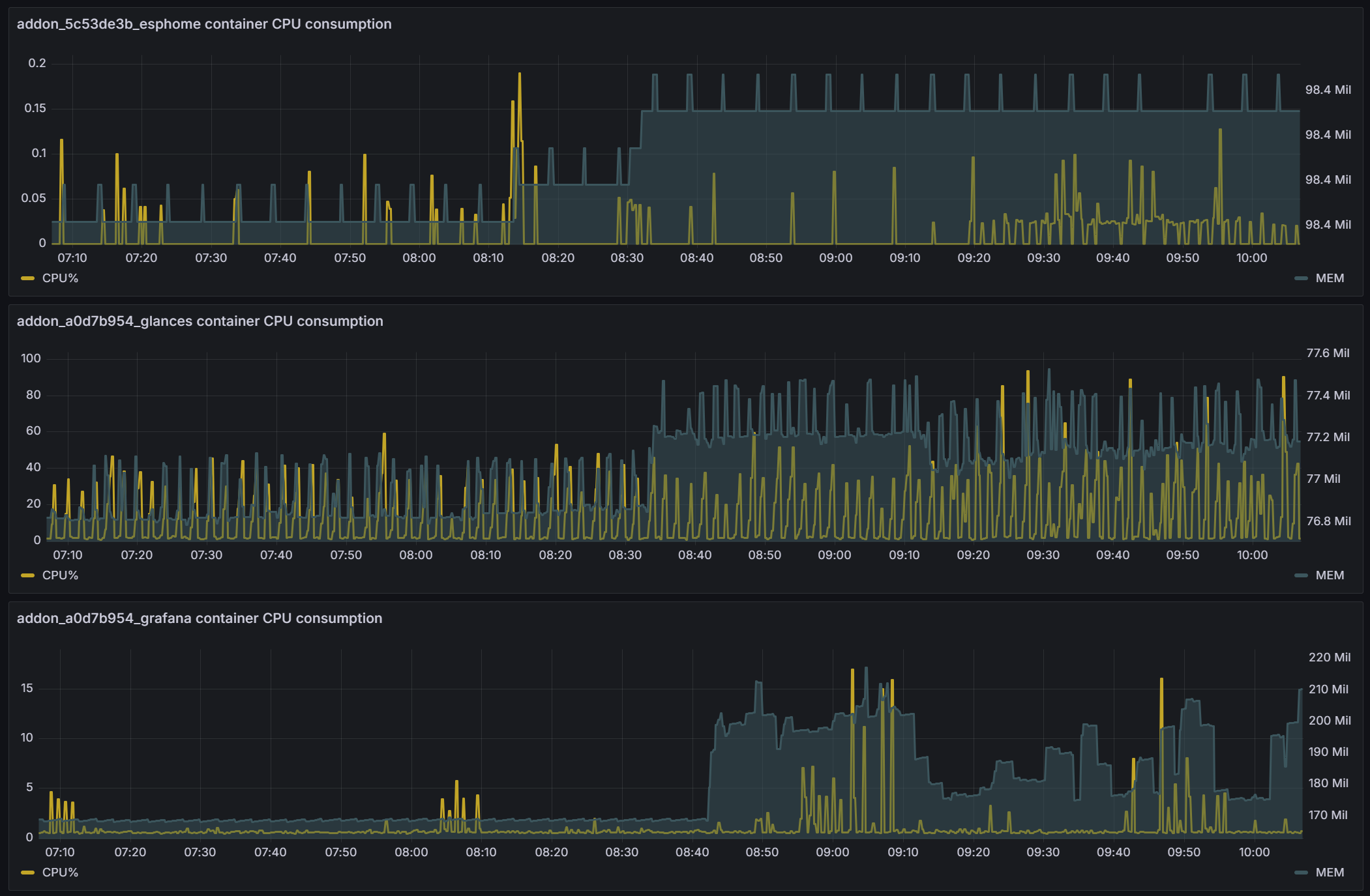
Glances - 2024
This dashboard displays Glances stats. Monitor yours local or remote server at a glance! Note: Original work: Glances by nicolargo Glances - 2022: by nikopaulanne
The Glances - 2024 dashboard uses the influxdb data source to create a Grafana dashboard with the graph, heatmap, stat and text panels.
Data source config
Collector type:
Collector plugins:
Collector config:
Revisions
Upload an updated version of an exported dashboard.json file from Grafana
| Revision | Description | Created | |
|---|---|---|---|
| Download |