Nmap Dashboard

View and analyze Nmap results with this Grafana Dashboard.

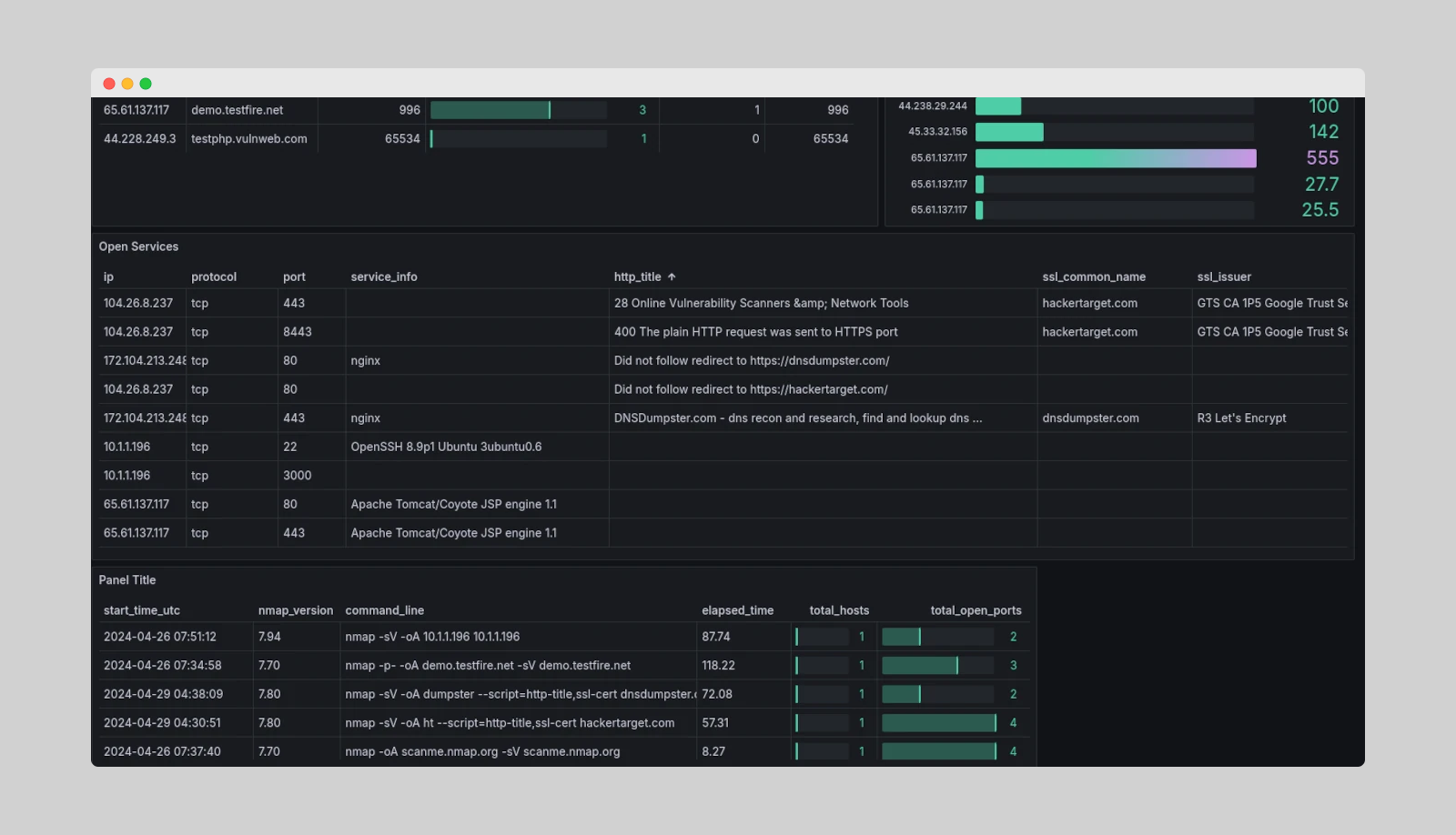
Nmap Dashboard screenshot 1
Nmap Dashboard screenshot 2

With a visual representation of the Nmap XML data we can get an overview of the network and open services. Customise the dashboard to your specific use case and extend as required.

Get up and running in minutes with Grafana Docker and our easy deployment guide.

Full guide here - https://hackertarget.com/nmap-dashboard-with-grafana/

Github - https://github.com/hackertarget/nmap-did-what/

Revisions
RevisionDescriptionCreated

Get this dashboard

Import the dashboard template

or

Download JSON

Datasource
Dependencies