TrueNAS Scale - Graphite
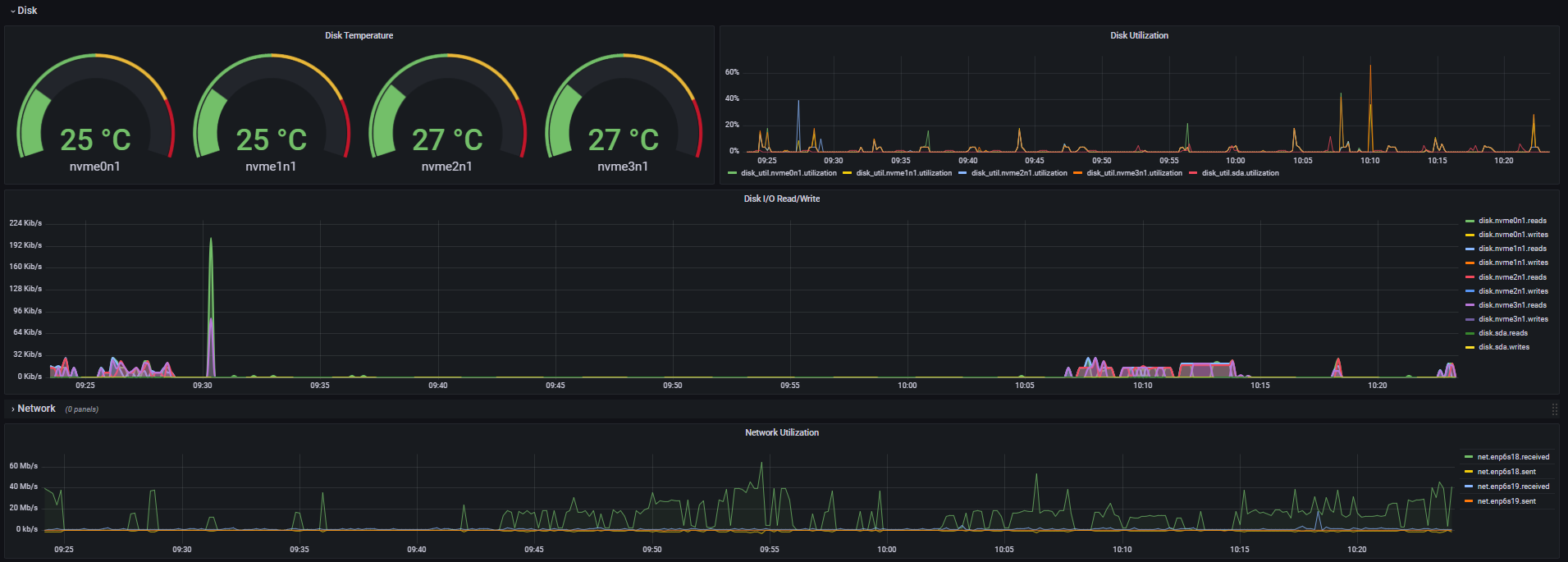
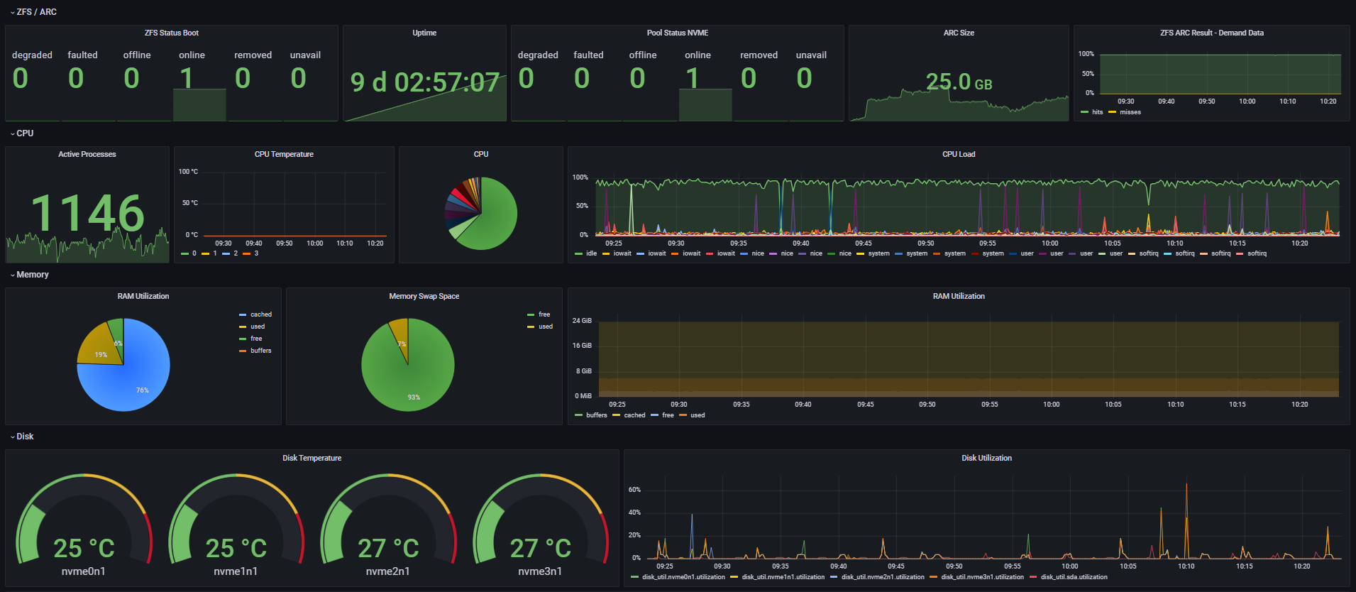
TrueNAS Scale Dashboard, using the default Graphite options in TrueNAS Scale. See me @ blog.filegarden.net
TrueNAS Scale + Graphite Dashboard. Visit me @blog.filegarden.net
Data source config
Collector type:
Collector plugins:
Collector config:
Revisions
Upload an updated version of an exported dashboard.json file from Grafana
| Revision | Description | Created | |
|---|---|---|---|
| Download |