Server monitoring influxql
Simple dashboard to visualize basic Linux nodes using InfluxDB and InfluxQL.
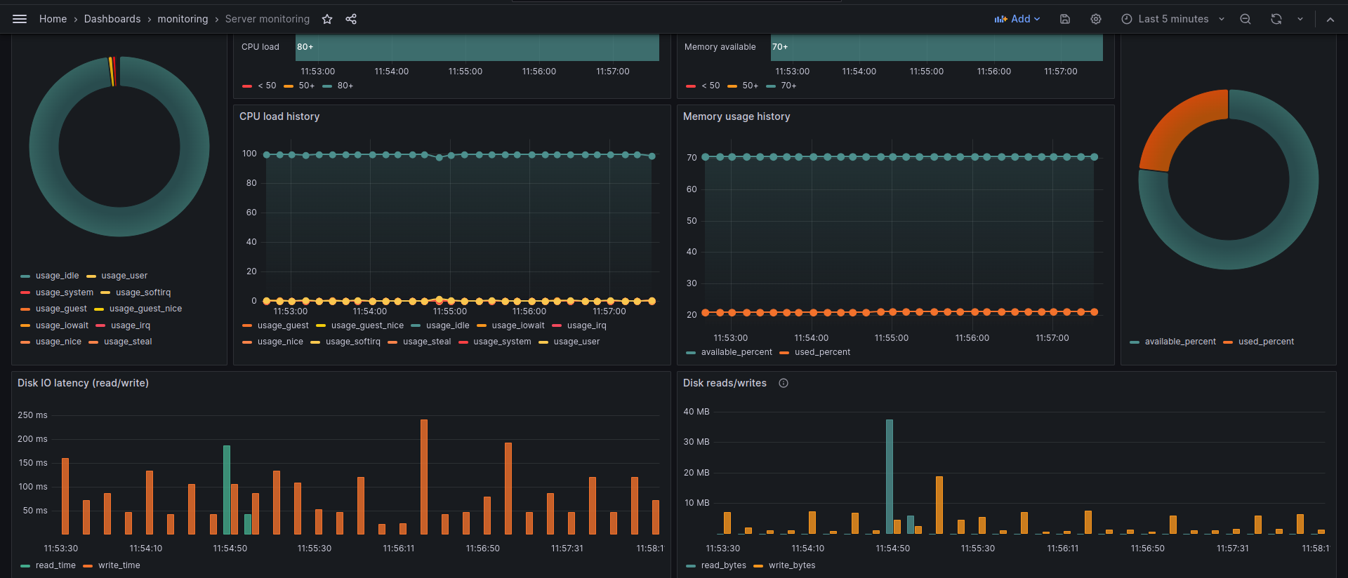
A simple dashboard to show basic metrics of Linux nodes:
- Disk usage
- Network usage
- CPU and Memory usage
Data source config
Collector config:
Upload an updated version of an exported dashboard.json file from Grafana
| Revision | Description | Created | |
|---|---|---|---|
| Download |
