System Metrics
Dashboard displaying system metrics collected by Telegraf and TimescaleDB.
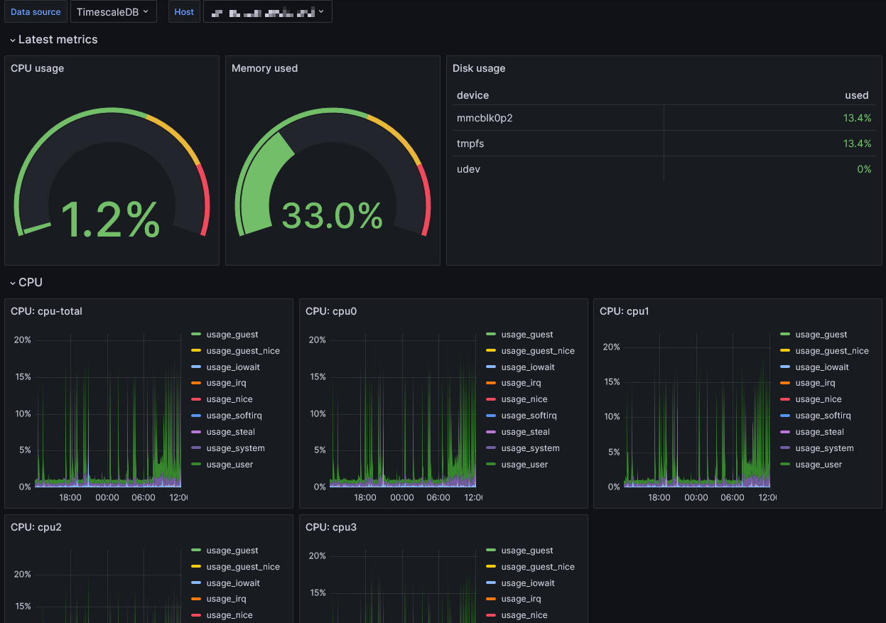
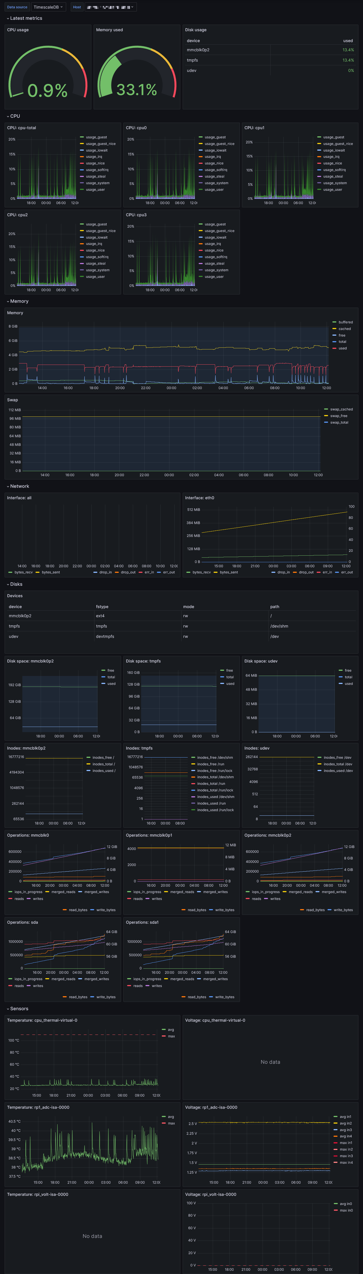
System Metrics Dashboard
This dashboard visualizes system metrics collected by Telegraf and stored in TimescaleDB. It provides a view of key performance indicators per host including CPU usage, memory utilization, network activity, and disk storage metrics.
Contact
Report issues to: info+grafana@mstock.de
Data source config
Collector config:
Upload an updated version of an exported dashboard.json file from Grafana
| Revision | Description | Created | |
|---|---|---|---|
| Download |
