NUT UPS InfluxDBv2
A dashboard to display data exported from Network UPS Tools (NUT) for UNRAID to InfluxDBv2 by nut-influxdbv2.
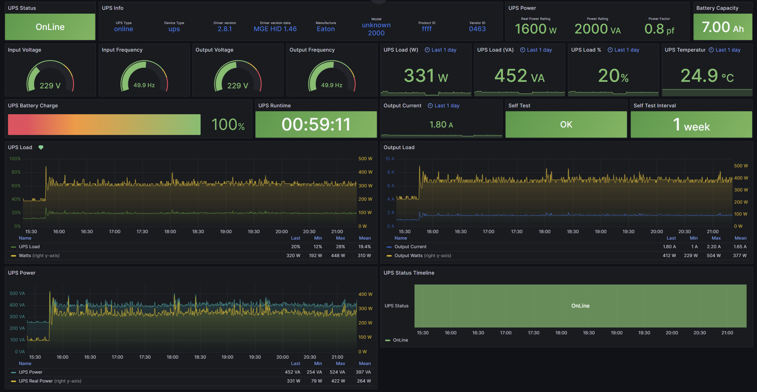
A dashboard to display data exported from Network UPS Tools (NUT) for UNRAID to InfluxDBv2 by nut-influxdbv2. Avalible Now at Grafana Dashboard 20077
(https://github.com/masterwishx/NUT-UPS-InfluxDBv2)
Network UPS Tools (NUT) for UNRAID by Rysz - https://forums.unraid.net/topic/60217-plugin-nut-v2-network-ups-tools/
nut-influxdbv2 - https://hub.docker.com/r/jwillmer/nut-influxdbv2
Data source config
Collector config:
Upload an updated version of an exported dashboard.json file from Grafana
| Revision | Description | Created | |
|---|---|---|---|
| Download |
