PaloAlto PanOS Firewall

Dashboard for PaloAlto Firewalls

PaloAlto PanOS Firewall screenshot 1
PaloAlto PanOS Firewall screenshot 2

Monitor Palo Alto Firewalls

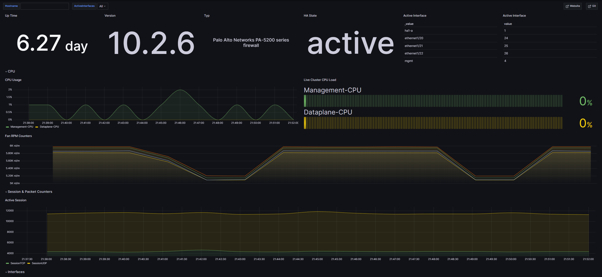
With this dashboard you can mointor your Palo Alto firewalls. You can get an Overview for the following metrics:

  • Up Time (since when is the system running)
  • Version (which verison is installed on the firewall)
  • Typ (which typ of firewall is it)
  • HA State (is high availability acitv on the firewall)
  • Active Interface (which ports are activ and which interface is on them)
  • CPU Usage (how much of the CPU is used in pervent)
  • Fan RPM Counters (are the fans running)
  • CPU Temperature (the temperature of the CPU)
  • Active Session (see how many TCP and UDP Sessions are active)
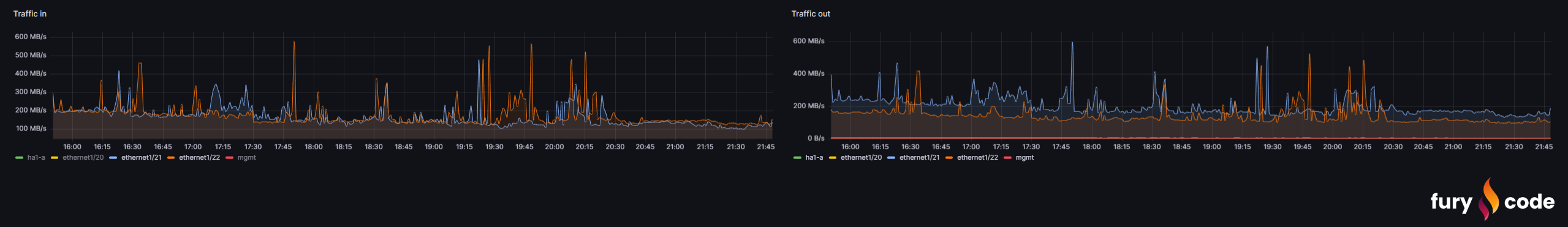
  • Traffic in (see the Traffic in)
  • Traffic out (see the Traffic out)

The Dashboard automatically detects up to 30 ports, which of those are activ and starts to monitor them. If you have more then 30 ports on your firewall, you have to add them in the collector.

The collector and dashboard were tested on Palo Alto Firewalls 5200 and 220.

You can find more information here: GitHub

Revisions
RevisionDescriptionCreated

Get this dashboard

Import the dashboard template

or

Download JSON

Datasource
Dependencies