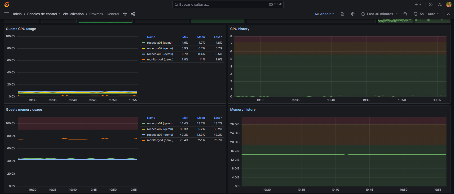
Proxmox - General
Proxmox Virtual Environment Dashboard
Prometheus exporter installation tutorial: https://community.hetzner.com/tutorials/proxmox-prometheus-metrics
Data source config
Collector type:
Collector plugins:
Collector config:
Revisions
Upload an updated version of an exported dashboard.json file from Grafana
| Revision | Description | Created | |
|---|---|---|---|
| Download |