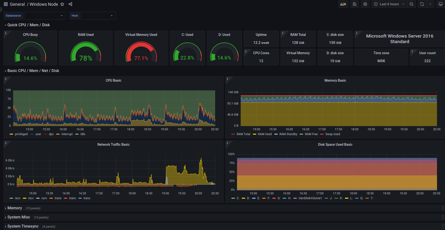
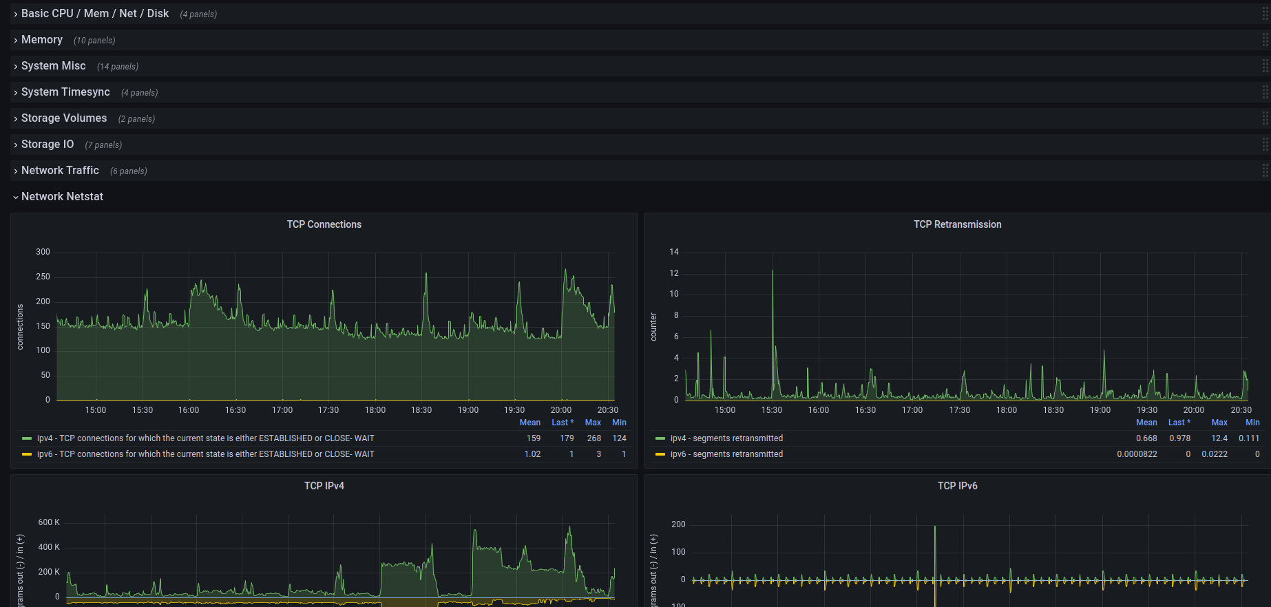
Windows Node All

Windows Exporter metrics

Windows Node All screenshot 1
Windows Node All screenshot 2

This dashboards includes panels for almost all internal Prometheus metrics.

Tested on Prometheus 2.44.0

Source code is available on https://github.com/Raiffeisen-DGTL/observability

This dashboard includes panels with lots of metrics collected by Window Exporter. It is largely influenced by Node Exporter Full dashboard and tries to create a unified approach for observing host metrics for both Linux and Windows.

Tested on windows-exporter v. 0.20.0 with the following collectors enabled:

  • cpu
  • cs
  • logical_disk
  • memory
  • net
  • os
  • system
  • tcp
  • time

Source code is available on https://github.com/Raiffeisen-DGTL/observability

Revisions
RevisionDescriptionCreated
Linux Server

Linux Server

by Grafana Labs
Grafana Labs solution

Monitor Linux with Grafana. Easily monitor your Linux deployment with Grafana Cloud's out-of-the-box monitoring solution.

Learn more

Get this dashboard

Import the dashboard template

or

Download JSON

Datasource
Dependencies