OPNSense
OPNSense metrics
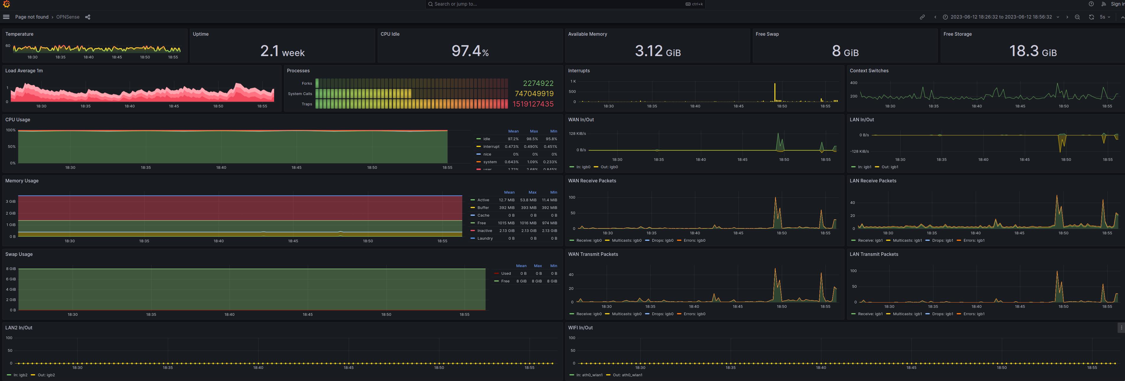
This is my first dashboard for visualization of OPNsense Firewall. It may need some more tuning to be accurate.
Data source config
Collector config:
Upload an updated version of an exported dashboard.json file from Grafana
| Revision | Description | Created | |
|---|---|---|---|
| Download |
