Camel Kafka

Simple dashboard to read metrics from actuator and camel kafka

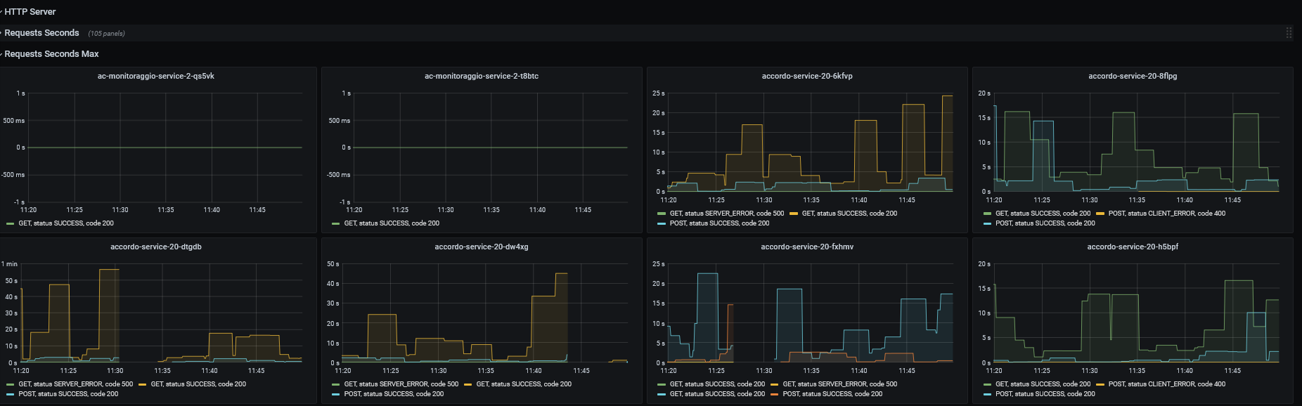
Camel Kafka screenshot 1
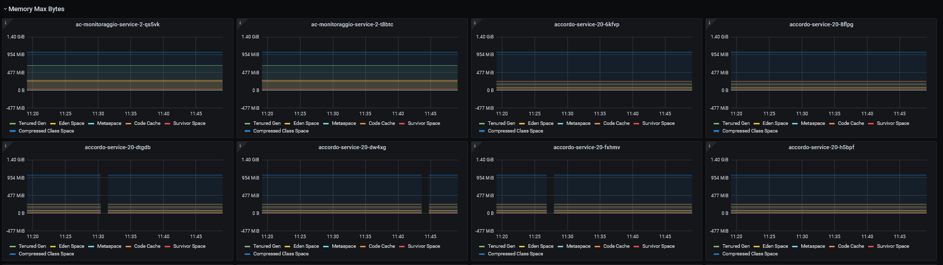
Camel Kafka screenshot 2
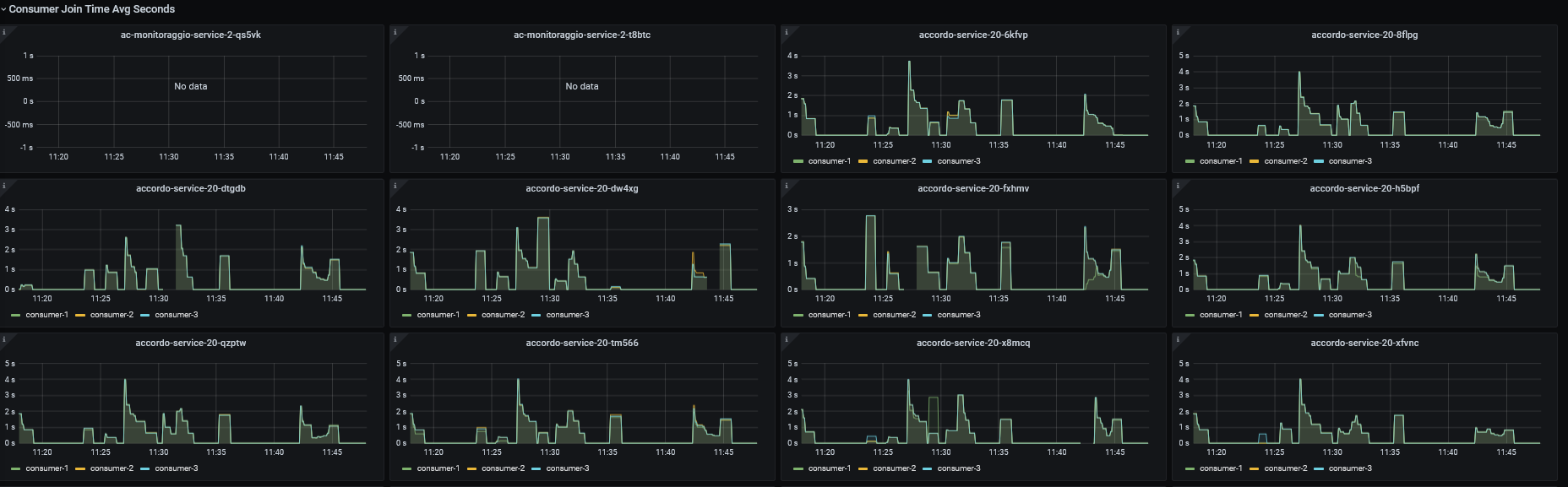
Camel Kafka screenshot 3
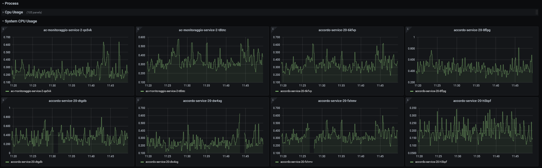
Camel Kafka screenshot 4
Camel Kafka screenshot 5
Camel Kafka screenshot 6
The Camel Kafka dashboard uses the prometheus data source to create a Grafana dashboard with the gauge, graph and stat panels.
Revisions
RevisionDescriptionCreated
Kafka

Kafka

by Grafana Labs
Grafana Labs solution

Easily monitor your Kafka deployment with Grafana Cloud's out-of-the-box monitoring solution.

Learn more

Get this dashboard

Import the dashboard template

or

Download JSON

Datasource
Dependencies